This task shows you how to setup and use the Istio Dashboard to monitor mesh traffic. As part of this task, you will install the Grafana Istio addon and use the web-based interface for viewing service mesh traffic data.
The BookInfo sample application is used as the example application throughout this task.
Install Istio in your cluster and deploy an application.
Install the Prometheus add-on.
kubectl apply -f install/kubernetes/addons/prometheus.yaml
Use of the Prometheus add-on is required for the Istio Dashboard.
To view Istio metrics in a graphical dashboard install the Grafana add-on.
In Kubernetes environments, execute the following command:
kubectl apply -f install/kubernetes/addons/grafana.yaml
Verify that the service is running in your cluster.
In Kubernetes environments, execute the following command:
kubectl -n istio-system get svc grafana
The output will be similar to:
NAME CLUSTER-IP EXTERNAL-IP PORT(S) AGE
grafana 10.59.247.103 <none> 3000/TCP 2m
Open the Istio Dashboard via the Grafana UI.
In Kubernetes environments, execute the following command:
kubectl -n istio-system port-forward $(kubectl -n istio-system get pod -l app=grafana -o jsonpath='{.items[0].metadata.name}') 3000:3000 &
Visit http://localhost:3000/dashboard/db/istio-dashboard in your web browser.
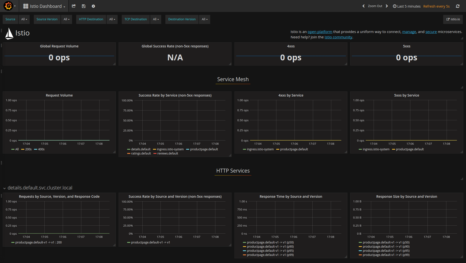
The Istio Dashboard will look similar to:

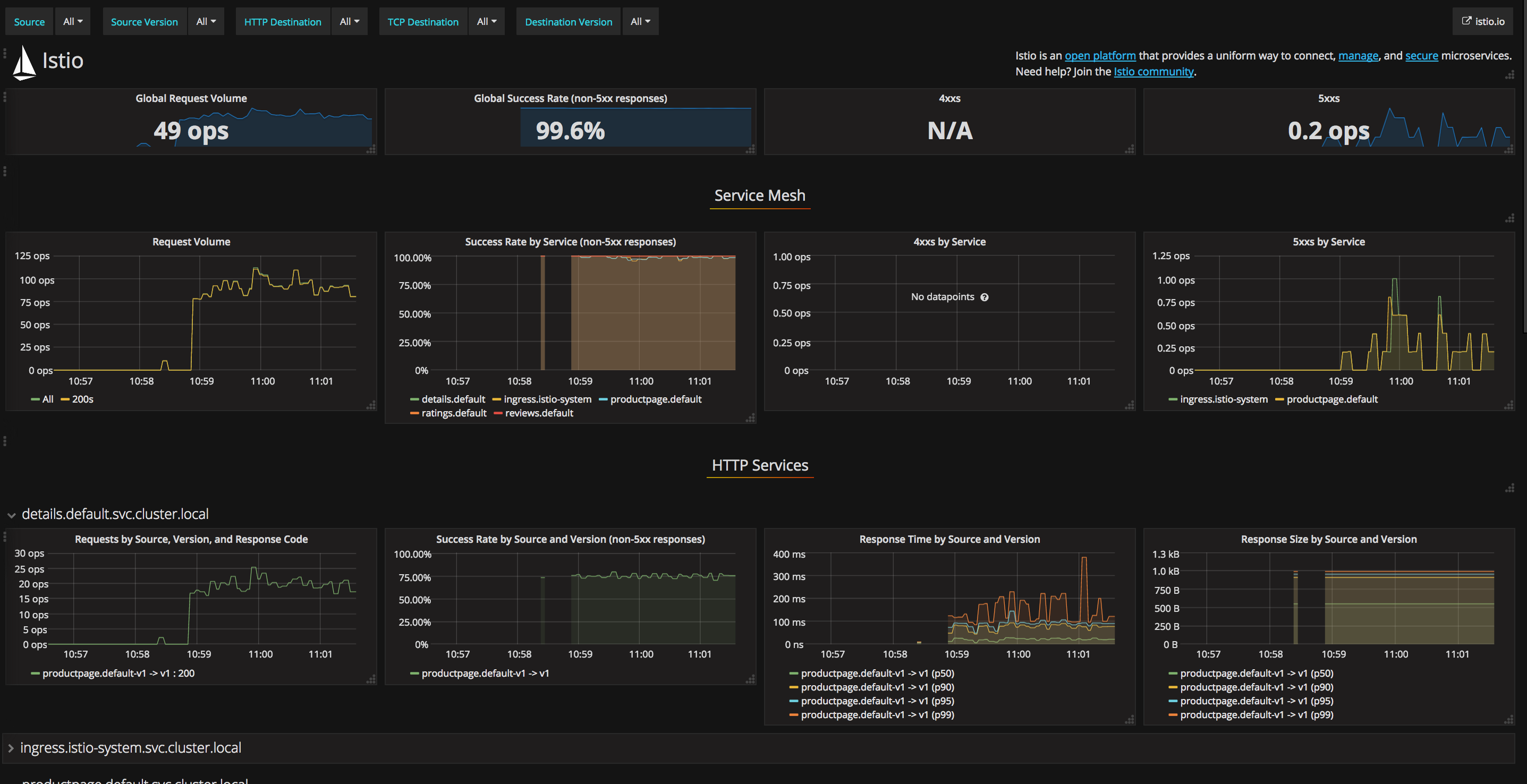
Send traffic to the mesh.
For the BookInfo sample, visit http://$GATEWAY_URL/productpage in your web browser or issue the following command:
curl http://$GATEWAY_URL/productpage
Refresh the page a few times (or send the command a few times) to generate a small amount of traffic.
Look at the Istio Dashboard again. It should reflect the traffic that was generated. It will look similar to:

Note: $GATEWAY_URL is the value set in the BookInfo guide.
The Grafana add-on is a pre-configured instance of Grafana. The base image (grafana/grafana:4.1.2) has been modified to start with both a Prometheus data source and the Istio Dashboard installed. The base install files for Istio, and Mixer in particular, ship with a default configuration of global (used for every service) metrics. The Istio Dashboard is built to be used in conjunction with the default Istio metrics configuration and a Prometheus backend.
The Istio Dashboard consists of three main sections:
For more on how to create, configure, and edit dashboards, please see the Grafana documentation.
In Kubernetes environments, execute the following command to remove the Grafana add-on:
kubectl delete -f install/kubernetes/addons/grafana.yaml
Remove any kubectl port-forward processes that may be running:
killall kubectl
If you are not planning to explore any follow-on tasks, refer to the BookInfo cleanup instructions to shutdown the application.