hack/run-gendocs.sh puts ga-beacon analytics link into all md files, hack/verify-gendocs.sh verifies presence of link. |
||
|---|---|---|
| .. | ||
| Makefile | ||
| README.md | ||
| synth-logger.png | ||
| synthetic_0_25lps.yaml | ||
| synthetic_10lps.yaml | ||
README.md
Elasticsearch/Kibana Logging Demonstration
This directory contains two pod specifications which can be used as synthetic loggig sources. The pod specification in synthetic_0_25lps.yaml describes a pod that just emits a log message once every 4 seconds:
# This pod specification creates an instance of a synthetic logger. The logger
# is simply a program that writes out the hostname of the pod, a count which increments
# by one on each iteration (to help notice missing log enteries) and the date using
# a long format (RFC-3339) to nano-second precision. This program logs at a frequency
# of 0.25 lines per second. The shellscript program is given directly to bash as -c argument
# and could have been written out as:
# i="0"
# while true
# do
# echo -n "`hostname`: $i: "
# date --rfc-3339 ns
# sleep 4
# i=$[$i+1]
# done
apiVersion: v1beta3
kind: Pod
metadata:
labels:
name: synth-logging-source
name: synthetic-logger-0.25lps-pod
spec:
containers:
- args:
- bash
- -c
- 'i="0"; while true; do echo -n "`hostname`: $i: "; date --rfc-3339 ns; sleep
4; i=$[$i+1]; done'
image: ubuntu:14.04
name: synth-lgr
The other YAML file synthetic_10lps.yaml specifies a similar synthetic logger that emits 10 log messages every second. To run both synthetic loggers:
$ make up
../../../kubectl.sh create -f synthetic_0_25lps.yaml
Running: ../../../cluster/../cluster/gce/../../_output/dockerized/bin/linux/amd64/kubectl create -f synthetic_0_25lps.yaml
synthetic-logger-0.25lps-pod
../../../kubectl.sh create -f synthetic_10lps.yaml
Running: ../../../cluster/../cluster/gce/../../_output/dockerized/bin/linux/amd64/kubectl create -f synthetic_10lps.yaml
synthetic-logger-10lps-pod
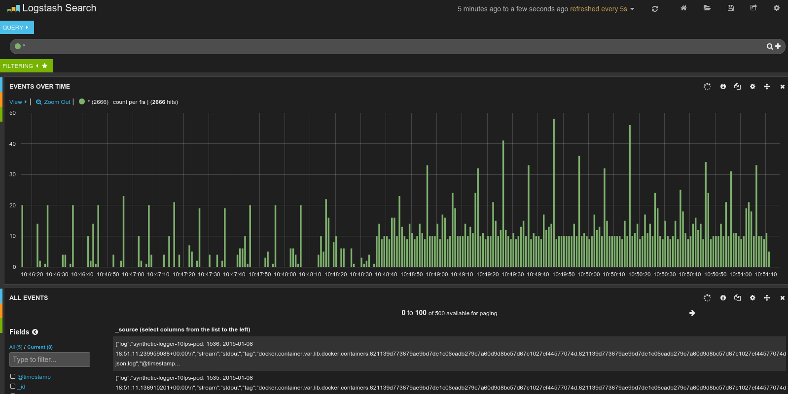
Visiting the Kibana dashboard should make it clear that logs are being collected from the two synthetic loggers:

You can report the running pods, replication controllers and services with another Makefile rule:
$ make get
../../../kubectl.sh get pods
Running: ../../../../cluster/gce/../../_output/dockerized/bin/linux/amd64/kubectl get pods
POD IP CONTAINER(S) IMAGE(S) HOST LABELS STATUS CREATED MESSAGE
elasticsearch-logging-f0smz 10.244.2.3 kubernetes-minion-ilqx/104.197.8.214 kubernetes.io/cluster-service=true,name=elasticsearch-logging Running 5 hours
elasticsearch-logging gcr.io/google_containers/elasticsearch:1.0 Running 5 hours
etcd-server-kubernetes-master kubernetes-master/ <none> Running 5 hours
etcd-container gcr.io/google_containers/etcd:2.0.9 Running 5 hours
fluentd-elasticsearch-kubernetes-minion-7s1y 10.244.0.2 kubernetes-minion-7s1y/23.236.54.97 <none> Running 5 hours
fluentd-elasticsearch gcr.io/google_containers/fluentd-elasticsearch:1.5 Running 5 hours
fluentd-elasticsearch-kubernetes-minion-cfs6 10.244.1.2 kubernetes-minion-cfs6/104.154.61.231 <none> Running 5 hours
fluentd-elasticsearch gcr.io/google_containers/fluentd-elasticsearch:1.5 Running 5 hours
fluentd-elasticsearch-kubernetes-minion-ilqx 10.244.2.2 kubernetes-minion-ilqx/104.197.8.214 <none> Running 5 hours
fluentd-elasticsearch gcr.io/google_containers/fluentd-elasticsearch:1.5 Running 5 hours
fluentd-elasticsearch-kubernetes-minion-x8gx 10.244.3.2 kubernetes-minion-x8gx/104.154.47.83 <none> Running 5 hours
fluentd-elasticsearch gcr.io/google_containers/fluentd-elasticsearch:1.5 Running 5 hours
kibana-logging-cwe0b 10.244.1.3 kubernetes-minion-cfs6/104.154.61.231 kubernetes.io/cluster-service=true,name=kibana-logging Running 5 hours
kibana-logging gcr.io/google_containers/kibana:1.2 Running 5 hours
kube-apiserver-kubernetes-master kubernetes-master/ <none> Running 5 hours
kube-apiserver gcr.io/google_containers/kube-apiserver:f0c332fc2582927ec27d24965572d4b0 Running 5 hours
kube-controller-manager-kubernetes-master kubernetes-master/ <none> Running 5 hours
kube-controller-manager gcr.io/google_containers/kube-controller-manager:6729154dfd4e2a19752bdf9ceff8464c Running 5 hours
kube-dns-swd4n 10.244.3.5 kubernetes-minion-x8gx/104.154.47.83 k8s-app=kube-dns,kubernetes.io/cluster-service=true,name=kube-dns Running 5 hours
kube2sky gcr.io/google_containers/kube2sky:1.2 Running 5 hours
etcd quay.io/coreos/etcd:v2.0.3 Running 5 hours
skydns gcr.io/google_containers/skydns:2015-03-11-001 Running 5 hours
kube-scheduler-kubernetes-master kubernetes-master/ <none> Running 5 hours
kube-scheduler gcr.io/google_containers/kube-scheduler:ec9d2092f754211cc5ab3a5162c05fc1 Running 5 hours
monitoring-heapster-controller-zpjj1 10.244.3.3 kubernetes-minion-x8gx/104.154.47.83 kubernetes.io/cluster-service=true,name=heapster Running 5 hours
heapster gcr.io/google_containers/heapster:v0.10.0 Running 5 hours
monitoring-influx-grafana-controller-dqan4 10.244.3.4 kubernetes-minion-x8gx/104.154.47.83 kubernetes.io/cluster-service=true,name=influxGrafana Running 5 hours
grafana gcr.io/google_containers/heapster_grafana:v0.6 Running 5 hours
influxdb gcr.io/google_containers/heapster_influxdb:v0.3 Running 5 hours
synthetic-logger-0.25lps-pod 10.244.0.7 kubernetes-minion-7s1y/23.236.54.97 name=synth-logging-source Running 19 minutes
synth-lgr ubuntu:14.04 Running 19 minutes
synthetic-logger-10lps-pod 10.244.3.14 kubernetes-minion-x8gx/104.154.47.83 name=synth-logging-source Running 19 minutes
synth-lgr ubuntu:14.04 Running 19 minutes
../../_output/local/bin/linux/amd64/kubectl get replicationControllers
CONTROLLER CONTAINER(S) IMAGE(S) SELECTOR REPLICAS
elasticsearch-logging elasticsearch-logging gcr.io/google_containers/elasticsearch:1.0 name=elasticsearch-logging 1
kibana-logging kibana-logging gcr.io/google_containers/kibana:1.2 name=kibana-logging 1
kube-dns etcd quay.io/coreos/etcd:v2.0.3 k8s-app=kube-dns 1
kube2sky gcr.io/google_containers/kube2sky:1.2
skydns gcr.io/google_containers/skydns:2015-03-11-001
monitoring-heapster-controller heapster gcr.io/google_containers/heapster:v0.10.0 name=heapster 1
monitoring-influx-grafana-controller influxdb gcr.io/google_containers/heapster_influxdb:v0.3 name=influxGrafana 1
grafana gcr.io/google_containers/heapster_grafana:v0.6
../../_output/local/bin/linux/amd64/kubectl get services
NAME LABELS SELECTOR IP(S) PORT(S)
elasticsearch-logging kubernetes.io/cluster-service=true,name=elasticsearch-logging name=elasticsearch-logging 10.0.251.221 9200/TCP
kibana-logging kubernetes.io/cluster-service=true,name=kibana-logging name=kibana-logging 10.0.188.118 5601/TCP
kube-dns k8s-app=kube-dns,kubernetes.io/cluster-service=true,name=kube-dns k8s-app=kube-dns 10.0.0.10 53/UDP
kubernetes component=apiserver,provider=kubernetes <none> 10.0.0.2 443/TCP
kubernetes-ro component=apiserver,provider=kubernetes <none> 10.0.0.1 80/TCP
monitoring-grafana kubernetes.io/cluster-service=true,name=grafana name=influxGrafana 10.0.254.202 80/TCP
monitoring-heapster kubernetes.io/cluster-service=true,name=heapster name=heapster 10.0.19.214 80/TCP
monitoring-influxdb name=influxGrafana name=influxGrafana 10.0.198.71 80/TCP
monitoring-influxdb-ui name=influxGrafana name=influxGrafana 10.0.109.66 80/TCP
The net rule in the Makefile will report information about the Elasticsearch and Kibana services including the public IP addresses of each service.
$ make net
../../../kubectl.sh get services elasticsearch-logging -o json
current-context: "lithe-cocoa-92103_kubernetes"
Running: ../../_output/local/bin/linux/amd64/kubectl get services elasticsearch-logging -o json
{
"kind": "Service",
"apiVersion": "v1beta3",
"metadata": {
"name": "elasticsearch-logging",
"namespace": "default",
"selfLink": "/api/v1beta3/namespaces/default/services/elasticsearch-logging",
"uid": "9dc7290f-f358-11e4-a58e-42010af09a93",
"resourceVersion": "28",
"creationTimestamp": "2015-05-05T18:57:45Z",
"labels": {
"kubernetes.io/cluster-service": "true",
"name": "elasticsearch-logging"
}
},
"spec": {
"ports": [
{
"name": "",
"protocol": "TCP",
"port": 9200,
"targetPort": "es-port"
}
],
"selector": {
"name": "elasticsearch-logging"
},
"portalIP": "10.0.251.221",
"sessionAffinity": "None"
},
"status": {}
}
current-context: "lithe-cocoa-92103_kubernetes"
Running: ../../_output/local/bin/linux/amd64/kubectl get services kibana-logging -o json
{
"kind": "Service",
"apiVersion": "v1beta3",
"metadata": {
"name": "kibana-logging",
"namespace": "default",
"selfLink": "/api/v1beta3/namespaces/default/services/kibana-logging",
"uid": "9dc6f856-f358-11e4-a58e-42010af09a93",
"resourceVersion": "31",
"creationTimestamp": "2015-05-05T18:57:45Z",
"labels": {
"kubernetes.io/cluster-service": "true",
"name": "kibana-logging"
}
},
"spec": {
"ports": [
{
"name": "",
"protocol": "TCP",
"port": 5601,
"targetPort": "kibana-port"
}
],
"selector": {
"name": "kibana-logging"
},
"portalIP": "10.0.188.118",
"sessionAffinity": "None"
},
"status": {}
}
To find the URLs to access the Elasticsearch and Kibana viewer,
$ kubectl cluster-info
Kubernetes master is running at https://130.211.122.180
elasticsearch-logging is running at https://130.211.122.180/api/v1beta3/proxy/namespaces/default/services/elasticsearch-logging
kibana-logging is running at https://130.211.122.180/api/v1beta3/proxy/namespaces/default/services/kibana-logging
kube-dns is running at https://130.211.122.180/api/v1beta3/proxy/namespaces/default/services/kube-dns
grafana is running at https://130.211.122.180/api/v1beta3/proxy/namespaces/default/services/monitoring-grafana
heapster is running at https://130.211.122.180/api/v1beta3/proxy/namespaces/default/services/monitoring-heapster
To find the user name and password to access the URLs,
$ kubectl config view
apiVersion: v1
clusters:
- cluster:
certificate-authority-data: REDACTED
server: https://130.211.122.180
name: lithe-cocoa-92103_kubernetes
contexts:
- context:
cluster: lithe-cocoa-92103_kubernetes
user: lithe-cocoa-92103_kubernetes
name: lithe-cocoa-92103_kubernetes
current-context: lithe-cocoa-92103_kubernetes
kind: Config
preferences: {}
users:
- name: lithe-cocoa-92103_kubernetes
user:
client-certificate-data: REDACTED
client-key-data: REDACTED
token: 65rZW78y8HxmXXtSXuUw9DbP4FLjHi4b
- name: lithe-cocoa-92103_kubernetes-basic-auth
user:
password: h5M0FtVXXflBSdI7
username: admin
Access the Elasticsearch service at URL https://130.211.122.180/api/v1beta3/proxy/namespaces/default/services/elasticsearch-logging, use the user name 'admin' and password 'h5M0FtVXXflBSdI7',
{
"status" : 200,
"name" : "Major Mapleleaf",
"cluster_name" : "kubernetes_logging",
"version" : {
"number" : "1.4.4",
"build_hash" : "c88f77ffc81301dfa9dfd81ca2232f09588bd512",
"build_timestamp" : "2015-02-19T13:05:36Z",
"build_snapshot" : false,
"lucene_version" : "4.10.3"
},
"tagline" : "You Know, for Search"
}
Visiting the URL https://130.211.122.180/api/v1beta3/proxy/namespaces/default/services/kibana-logging should show the Kibana viewer for the logging information stored in the Elasticsearch service.