Update image URLs to use kubevela.io for consistency
Signed-off-by: Vaibhav Agrawal <vaibhav.agrawal0096@gmail.com>
This commit is contained in:
parent
30dd66e1e0
commit
ffd28957b5
|
|
@ -23,7 +23,7 @@ Kubernetes has made it easy to build application deployment infrastructure, eith
|
|||
|
||||
The latest DORA survey [1] shows that organizations adopting continuous delivery are more likely to have processes that are more high quality, low-risk, and cost-effective. Though the question is how we can make it more focused and easy to practice. Hence, KubeVela introduces Open Application Model (OAM), a higher level abstraction for modeling application delivery workflow with app-centric, consistent and declarative approach. This empowers developers to continuously verify and deploy their applications with confidence, standing on the shoulders of Kubernetes control theory, GitOps, IaC and beyond.
|
||||
|
||||

|
||||

|
||||
|
||||
KubeVela latest 1.1 release is a major milestone bringing more continuous delivery features. It highlights:
|
||||
|
||||
|
|
@ -70,7 +70,7 @@ KubeVela 1.1 introduces multi-environment, multi-cluster rollout. It integrates
|
|||
|
||||
Below is a demo for a multi-stage application rollout from Staging to Production. The local cluster serves as the control plane and the rest two are the runtime clusters.
|
||||
|
||||

|
||||

|
||||
|
||||
Note that all the resources and statuses are aggregated and abstracted in the KubeVela Applications. Did any problems happen, it will pinpoint the problematic resources for users. This results in faster recovery time and more manageable delivery.
|
||||
|
||||
|
|
@ -135,7 +135,7 @@ Finally, define the workflow of canary, approval, and notification:
|
|||
|
||||
Here is a full demo:
|
||||
|
||||

|
||||

|
||||
|
||||
## What Comes Next
|
||||
|
||||
|
|
|
|||
|
|
@ -13,7 +13,7 @@ As the cloud native technologies grows continuously, more and more infrastructur
|
|||
|
||||
This complexity and uncertainty has exacerbated the developer experience undoubtedly, reducing the delivery efficiency of business system, increasing the operational risks. The tenet of developer experience is simplicity and efficiency. Not only the developers but also the enterprises have to choose the better developer tools and platforms to achieve this goal. This is also the focus of KubeVela v1.2 and upcoming release that to build a modern platform based on cloud native technologies and covering development, delivery, and operations. We can see from the following diagram of KubeVela architecture that developers only need to focus on applications per se, and use differentiated operational and delivery capabilities around the applications.
|
||||
|
||||

|
||||

|
||||
|
||||
<!--truncate-->
|
||||
|
||||
|
|
@ -44,14 +44,14 @@ It is the best choice to reduce developer learning curve by providing an easy-t
|
|||
|
||||
From GUI, users can manage addons, connect Kubernetes clusters, distribute delivery targets, set up environments and deploy all kinds of apps, monitor runtime status, achieve full lifecycle management of application delivery.
|
||||
|
||||

|
||||

|
||||
pic 2. KubeVela Application Dashboard
|
||||
|
||||
For the new terms in GUI, please refer to [Core Concepts](https://kubevela.io/docs/next/getting-started/core-concept) documentation to learn more details.
|
||||
### Unified Multi-Cluster Control
|
||||
KubeVela will manage N Kubernetes clusters, N cloud vendor services in a big unified infrastructure pool. From that our developers can set up different environments based on business requirements, workflow policies, team collaboration needs, etc. This will create separate environment workspaces from big infrastructure resource pool. One application can be deployed into multiple environments, and environments are isolated from each other in both management and runtime.
|
||||
|
||||

|
||||

|
||||
pic 3. KubeVela Application Status
|
||||
|
||||
As shown above, an application can be deployed to default environments and other custom environments such as test or prod. Each environment can include multiple delivery targets. Each delivery target indicates an independent, separate Kubernetes cluster.
|
||||
|
|
@ -61,7 +61,7 @@ In terms of cloud native technologies, we have many options to pick for build ap
|
|||
|
||||
With so many options, KubeVela adopts OAM as the standard application definition to manage heterogeneous application architecture uniformly. KubeVela provides highly extensible delivery core engine. Users can use built-in or install more plugins to extend the platform, and manage application deliveries in a consistent way. On top of KubeVela, what users see is the modular, everything-as-a-service control plane.
|
||||
|
||||

|
||||

|
||||
pic 4. Cloud Resources Deploy
|
||||
|
||||
As shown above, we can tell that in the application management page users can conveniently deliver cloud resources. Developers can read the following docs to understand the full delivery process of heterogeneous application architecture:
|
||||
|
|
@ -74,7 +74,7 @@ As shown above, we can tell that in the application management page users can co
|
|||
### Extension System
|
||||
KubeVela has been designed as an extensible system from the very beginning. The aforementioned heterogeneous application architecture can be achieved via KubeVela's extension system. It can be extended via standard interfaces and plugin as many capabilities as you want. This will match the differentiated requirements of enterprises while reducing the cognitive burden incurred in learning new things. KubeVela's extension system includes component types, operational traits, workflow types, delivery policies, etc. In current release, we have the addon management system. An addon packages the extension capabilities for easy distribution.
|
||||
|
||||

|
||||

|
||||
pic 5. KubeVela Addons
|
||||
|
||||
Currently we provide an official catalog with pre-packaged addons shown as above. Meanwhile in the experimental catalog repo we can collaborating with community users to create more capabilities.
|
||||
|
|
@ -85,7 +85,7 @@ By now, KubeVela has grown into an application delivery platform that serve deve
|
|||
### Multi-Cluster DevOps
|
||||
Today many enterprise software delivery looks like the following diagram. They use the compute resources from cloud vendors for both the demo and production environments. But they use their in-house server farm for the development or testing environments. If any business applications have multi-region disaster recovery requirements, then production environments can span multiple regions or even clouds.
|
||||
|
||||

|
||||

|
||||
pic 6. DevOps Pipeline
|
||||
|
||||
For basic DevOps workflow, it includes code hosting, CI/CD process. KubeVela can provide support for CD process. To enterprises the following are the practical steps:
|
||||
|
|
|
|||
|
|
@ -11,7 +11,7 @@ hide_table_of_contents: false
|
|||
|
||||
One of the biggest requests from KubeVela community is to provide a transparent delivery process for resources in the application. For example, many users prefer to use Helm Chart to package a lot of complex YAML, but once there is any issue during the deployment, such as the underlying storage can not be provided normally, the associated resources are not created normally, or the underlying configuration is incorrect, etc., even a small problem will be a huge threshold for troubleshooting due to the black box of Helm chart. Especially in the modern hybrid multi-cluster environment, there is a wide range of resources, how to obtain effective information and solve the problem? This can be a very big challenge.
|
||||
|
||||

|
||||

|
||||
|
||||
As shown in the figure above, KubeVela has offered a real-time observation resource topology graph for applications, which further improves KubeVela's application-centric delivery experience. Developers only need to care about simple and consistent APIs when initiating application delivery. When they need to troubleshoot problems or pay attention to the delivery process, they can use the resource topology graph to quickly obtain the arrangement relationship of resources in different clusters, from the application to the running status of the Pod instance. Automatically obtain resource relationships, including complex and black-box Helm Charts.
|
||||
|
||||
|
|
@ -124,7 +124,7 @@ For example, if we need to pay attention to whether the Service is correctly ass
|
|||
|
||||
If there is only a resource relationship, it cannot solve our difficulties. We also need to be able to directly reflect exceptions, so that developers can have O(1) complexity when troubleshooting errors. Different resources have slightly different state calculations, but the general resource state has a Condition field that represents its final state. Based on this, the resource state calculation logic is formed by adding the state calculation method of a specific resource. We divide the resource state into normal, in-progress and abnormal, which are represented by blue, yellow and red border colors on the topology graph node, which is convenient for users to distinguish.
|
||||
|
||||

|
||||

|
||||
|
||||
In addition, different resources have different key information, such as whether PVC is bound, whether Pod instance is started, whether Service resource is associated with external IP and so on. These are called key information, and some information is displayed on the resource node bottom, others display when the mouse moves over the node. The information helps you quickly determine whether the resource configuration is correct and its status is normal.
|
||||
|
||||
|
|
|
|||
|
|
@ -77,13 +77,13 @@ Another big demand in application delivery is the transparent management of the
|
|||
In Version 1.4, we added the resource topology query function to improve KubeVela's application-centric delivery experience. When developers initiate application delivery, they only need to care about simple and consistent APIs. When they need to troubleshoot problems or focus on the delivery process, they can use the resource topology feature to quickly obtain the orchestration relationships of resources in different clusters **from applications to the running status of Pod instances and automatically obtain the relationships of resources, including complex and black-box Helm Chart.**
|
||||
|
||||
|
||||

|
||||

|
||||
|
||||
The application shown in the preceding figure is used as an example. A Redis cluster is delivered through the Helm Chart package. The first layer of the chart is the application name, the second layer is the cluster, and the third layer is the resources directly rendered by the application. The next third and fourth layers are the associated resources of the lower level tracked according to different resources.
|
||||
|
||||
Users can use graphs to observe the derived resources and their status during the application delivery process. The abnormal points are displayed in yellow or red and the specific reasons are displayed. Compared with the application shown in the following figure, it is a basic Webservice delivered to two clusters. Developers can find that the application creates Deployment and Service resources in the two clusters, respectively. Also, the Deployment resources in the ask-hongkong cluster are displayed in yellow since the Pod instance has not been fully started.
|
||||
|
||||

|
||||

|
||||
|
||||
|
||||
This feature also allows you to search, filter, and query using different clusters and components. This helps developers quickly identify problems and understand the delivery status of the underlying application at a very low threshold.
|
||||
|
|
@ -141,7 +141,7 @@ Our plug-in ecology is also rapidly expanding because of the improvement of the
|
|||
|
||||
Developers are welcome to participate in the community and [create addon](https://kubevela.net/docs/platform-engineers/addon/intro) to extend KubeVela's system capabilities.
|
||||
|
||||

|
||||

|
||||
|
||||
## How Can You Participate in the Community?
|
||||
|
||||
|
|
|
|||
|
|
@ -145,7 +145,7 @@ In this part, we will introduce a solution that you can expose any of your Kuber
|
|||
* Install KubeVela
|
||||
|
||||
```
|
||||
curl -fsSl https://static.kubevela.net/script/install-velad.sh | bash
|
||||
curl -fsSl https://kubevela.io/script/install-velad.sh | bash
|
||||
velad install
|
||||
```
|
||||
|
||||
|
|
|
|||
|
|
@ -46,7 +46,7 @@ Let's take you through a practical example (using Deployment Workload as an exam
|
|||
- Install KubeVela
|
||||
|
||||
```shell
|
||||
$ curl -fsSl https://static.kubevela.net/script/install-velad.sh | bash
|
||||
$ curl -fsSl https://kubevela.io/script/install-velad.sh | bash
|
||||
velad install
|
||||
```
|
||||
|
||||
|
|
|
|||
|
|
@ -16,7 +16,7 @@ hide_table_of_contents: false
|
|||
|
||||
KubeVela has released five major versions over the past year. Each iteration is a leap forward. The release of version 1.1 brought the ability to connect multiple clusters. Version 1.2/1.3 brought an extended system and a more developer-friendly experience. Version 1.4 introduced a security mechanism in the complete process. The release of 1.5 today brings us closer to KubeVela's vision of *making application delivery and management easier.* Along the way, we have stayed true to the same design philosophy and built a platform that automates the complexity of the underlying differentiated infrastructure without losing scalability. It helps application developers upgrade from business development to cloud-native R&D at a low cost. Technically, it focuses on the complete process from code to cloud and from application delivery to management. It refines the framework capabilities of connecting infrastructure based on the Open Application Model (OAM). As shown in Figure 1, KubeVela has covered the complete capabilities of application definition, delivery, O&M, and management, all of which are based on OAM scalability (OAM Definition) to connect to ecological projects in an addon way. **In essence, each definition converts the experience of a specific capability into a reusable best practice module, which can be shared by enterprises or communities through addon packaging.**
|
||||
|
||||

|
||||

|
||||
|
||||
*Figure 1: Core Structure of KubeVela Extensibility*
|
||||
|
||||
|
|
@ -44,7 +44,7 @@ Please refer to [the document](https://kubevela.net/docs/platform-engineers/addo
|
|||
|
||||
Here is an example of integrating the delivery capability of the Helm Chart package. Currently, projects in the community like FluxCD or ArgoCD provide the atomic capability of deploying Chart packages. Their implementations are different, and each has its advantages. For KubeVela users, these two projects can be introduced through addons. As shown in Figure 2, we need to define a standard API for the end user to expose the necessary parameters to the end user according to the specific situation of the enterprise.
|
||||
|
||||

|
||||

|
||||
|
||||
*Figure 2: Process of KubeVela Extending the Helm Chart Package*
|
||||
|
||||
|
|
@ -52,7 +52,7 @@ As shown in Figure 3, according to the standard API, the frontend UI can automat
|
|||
|
||||
Please see [this link](https://github.com/kubevela/catalog/tree/master/addons/fluxcd) for more information.
|
||||
|
||||

|
||||

|
||||
*Figure 3: Interaction for KubeVela to Deliver Helm Chart Packages*
|
||||
|
||||
## Function Interpretation Based on Addon Extensions
|
||||
|
|
@ -72,12 +72,12 @@ The system of application observability is closely related to application releas
|
|||
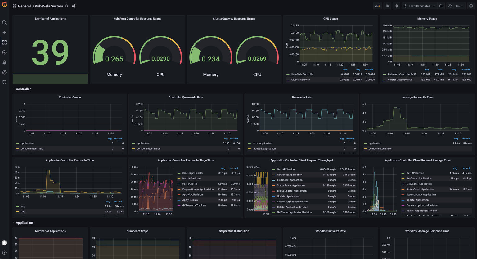
Figure 4 shows the dashboard of KubeVela system operating indicators. The dashboard is automatically generated through the IaC system. You only need to enable the corresponding addon.
|
||||
|
||||
|
||||

|
||||

|
||||
*Figure 4: KubeVela System Observable Dashboard*
|
||||
|
||||
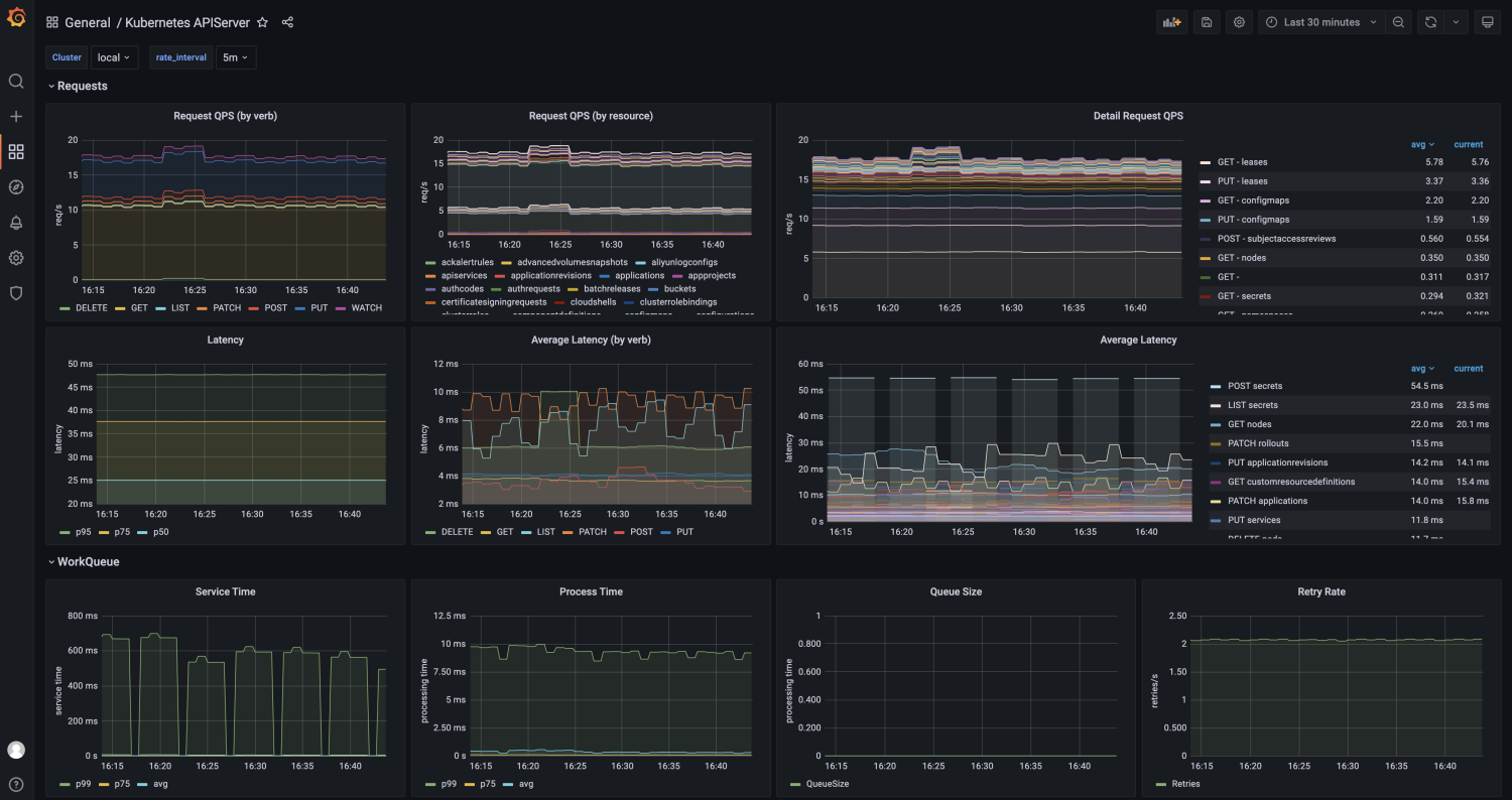
Figure 5 shows the monitoring dashboard of the Kubernetes API Server service connected to KubeVela. Use addons to issue Exporters to all sub-clusters, expose data to the Prometheus service of each cluster, and aggregate it to the control cluster for centralized visualization. You can complete the data monitoring and dashboard access of many clusters at the same time.
|
||||
|
||||

|
||||

|
||||
*Figure 5: KubeVela Multi-Cluster API Observation Dashboard*
|
||||
|
||||
In the next release, the community will gradually integrate the unified description and delivery of application observability into the application delivery process. It covers Metric, Logger, and Tracing data acquisition, intermediate processing and transmission, storage and analysis, alerts and visualizations, and applications to the complete process of the application release workflow.
|
||||
|
|
@ -99,7 +99,7 @@ Manipulating application delivery through a CLI black screen is convenient, easi
|
|||
|
||||
5. **Data Automatic Synchronization:** CLI can create and update applications. Changes will be visualized on the UI until the user chooses to take over the application and subsequent releases through UI.
|
||||
|
||||

|
||||

|
||||
*Figure 6: KubeVela CloudShell Operating Terminal*
|
||||
|
||||
### Integrate OpenKruise Rollout to Provide Canary Release Capabilities
|
||||
|
|
@ -120,7 +120,7 @@ VelaUX has had the multi-environment deployment capability since its launch. Unt
|
|||
|
||||
As shown in Figure 7, the Application Policy has a variety of available options built in, including differentiated configuration, application multi-cluster policies, application maintenance policies, and GC policies. Users can easily configure corresponding policies according to their needs through UI guidance.
|
||||
|
||||

|
||||

|
||||
*Figure 7: KubeVela Policy Add/Edit Window*
|
||||
|
||||
In version 1.5, the following convenient features are added before and after deployment for different environments:
|
||||
|
|
|
|||
|
|
@ -119,7 +119,7 @@ This release adds an independent pipeline capability. Compared with the applicat
|
|||
|
||||
As shown in the following picture, when using it, we can obtain the built-in pipeline template, fill in the environment context parameters, and quickly execute. The following example shows multiple KubeVela platform addons opened through the pipeline. The KubeVela application is behind the addons.
|
||||
|
||||

|
||||

|
||||
*Picture 8: KubeVela Pipeline UI Diagram*
|
||||
|
||||
### Integrate and Manage Configurations
|
||||
|
|
@ -130,7 +130,7 @@ KubeVela configuration management uses the Secret API of Kubernetes as the carri
|
|||
|
||||
You can perform configuration management operations from UI/CLI and perform configuration reading and writing operations in application workflows and pipelines. It combines the data transfer capabilities and motion orchestration capabilities of a pipeline to implement diverse scenarios (such as configuration sharing and automatic configuration injection among applications).
|
||||
|
||||

|
||||

|
||||
*Picture 9: Diagram of Configuration Management*
|
||||
|
||||
## The Ecology and Future of KubeVela
|
||||
|
|
|
|||
|
|
@ -243,7 +243,7 @@ spec:
|
|||
```
|
||||
|
||||
The demonstration result is shown below:
|
||||

|
||||

|
||||
|
||||
If you want to use custom resource topology relationships to take over custom resources, you can use the following command:
|
||||
|
||||
|
|
|
|||
|
|
@ -133,11 +133,11 @@ Please notice that, while an addon is being installed in a cluster, it maybe sti
|
|||
|
||||
If you have installed [VelaUX](../../reference/addons/velaux.md) which is also one of the addon, you can manage it directly on the UI console with admin privileges.
|
||||
|
||||

|
||||

|
||||
|
||||
In the addon list, you can get the status of the addon and other info. Click the addon name could open the addon detail page, you can get the version list, definitions provided by the addon, and the readme message.
|
||||
|
||||

|
||||

|
||||
|
||||
Select a version and deployed clusters, you can click the enable button to install this addon. You can check detail information in this section include:
|
||||
|
||||
|
|
|
|||
|
|
@ -1107,7 +1107,7 @@ vela adopt --all --resource-topology-rule=my-rule.cue
|
|||
|
||||
After adopting all resources and applying them to the cluster, you can checkout all the adopted applications with `vela ls` or in the dashboard.
|
||||
|
||||

|
||||

|
||||
|
||||
#### Adopt All Helm Releases
|
||||
|
||||
|
|
|
|||
|
|
@ -130,7 +130,7 @@ For cloud resources, there will be a link to the cloud console for management.
|
|||
|
||||
## View Application Logs
|
||||
|
||||

|
||||

|
||||
|
||||
You can view the logs of application in the environment tab.
|
||||
|
||||
|
|
@ -183,7 +183,7 @@ After the application deployed with service exposed configuration, you can see a
|
|||
|
||||
If you want to learn the resources created by the applications, you can open the environment status page.
|
||||
|
||||

|
||||

|
||||
|
||||
There're three kinds of information including `Applied Resources`,`Conditions` and `Component Status`. The `Applied Resources` are all resources created by the applications.
|
||||
|
||||
|
|
|
|||
|
|
@ -5,7 +5,7 @@ description: View an application log by KubeVela dashboard
|
|||
|
||||
## View logs via UI
|
||||
|
||||

|
||||

|
||||
|
||||
You can view the logs of application in the environment tab.
|
||||
|
||||
|
|
|
|||
|
|
@ -4,7 +4,7 @@ title: View Resources List Created
|
|||
|
||||
If you want to learn the resources created by the applications, you can open the environment status page.
|
||||
|
||||

|
||||

|
||||
|
||||
There're three kinds of information including `Applied Resources`,`Conditions` and `Component Status`. The `Applied Resources` are all resources created by the applications.
|
||||
|
||||
|
|
|
|||
|
|
@ -23,7 +23,7 @@ You can set the URL of your private repository in the `URL` field. If your repos
|
|||
|
||||
BTW, If your helm repository's certificate is self-signed, you can set the `CaFile` field with the certificate content.
|
||||
|
||||

|
||||

|
||||
|
||||
Also, you could create the config via CLI:
|
||||
|
||||
|
|
@ -43,7 +43,7 @@ After creating a config, it only saves as a Secret in the system namespace in th
|
|||
|
||||
Let's go to the project summary page for which you want to create the Application.
|
||||
|
||||

|
||||

|
||||
|
||||
Click the `Distribute` button and select the targets that you want to distribute the config.
|
||||
|
||||
|
|
|
|||
|
|
@ -33,7 +33,7 @@ If your registry with the HTTP protocol to provide the service, you should enabl
|
|||
|
||||
If your registry needs authentication, you need must set the username and password. KubeVela will generate the secret and distribute it to all clusters.
|
||||
|
||||

|
||||

|
||||
|
||||
Also, we could create the image registry config via CLI:
|
||||
|
||||
|
|
@ -53,7 +53,7 @@ After creating a config, it only saves as a Secret in the system namespace in th
|
|||
|
||||
Let's go to the project summary page for which you want to create the Application.
|
||||
|
||||

|
||||

|
||||
|
||||
Click the `Distribute` button and select the targets that you want to distribute the config.
|
||||
|
||||
|
|
|
|||
|
|
@ -14,7 +14,7 @@ Currently, VelaUX support manage two kinds of clusters:
|
|||
|
||||
Users with cluster management permissions can enter the cluster management page to add or detach managed clusters.
|
||||
|
||||

|
||||

|
||||
|
||||
For connecting the ACK clusters, the platform will save some cloud info, Region, VPC, Dashboard Address, etc. When users use the cluster to create a Target, the cloud information is automatically assigned to the Target, which the cloud service applications can use.
|
||||
|
||||
|
|
|
|||
|
|
@ -16,7 +16,7 @@ Once installed VelaUX has one default project with name `Default` owned by the `
|
|||
|
||||
Users with project management permissions can go to `Platform/Projects` page for settings,in this page you could create and delete project.
|
||||
|
||||

|
||||

|
||||
|
||||
Click the `New Project` button for creating a project. Each project should set name and owner, the owner user will be granted the project admin role automatically after the project created.
|
||||
|
||||
|
|
|
|||
|
|
@ -41,7 +41,7 @@ You can customize the list of roles for a platform or project based on your busi
|
|||
|
||||
Go to `Platform/Roles` page,you can get all platform-scope roles。
|
||||
|
||||

|
||||

|
||||
|
||||
Click the `New Role` button, you can open the drawer page for creating a role, you should input some required info, such as the role's name, alias and permissions. Click the `Create` button then complete.
|
||||
|
||||
|
|
@ -49,11 +49,11 @@ Click the `New Role` button, you can open the drawer page for creating a role, y
|
|||
|
||||
First you need to go to the project details page, If users with project list query permission can enter through the project list, If not, you can enter through the application detail page.
|
||||
|
||||

|
||||

|
||||
|
||||
Switch to the role management page on the project details page to add or modify role information under the project.
|
||||
|
||||

|
||||

|
||||
|
||||
## User bound role
|
||||
|
||||
|
|
|
|||
|
|
@ -19,7 +19,7 @@ The local users/accounts feature serves two main use-cases:
|
|||
|
||||
If the logged-in user has the list user permission, he can switch to the `Platforms/Users` page and get the full list of users.
|
||||
|
||||

|
||||

|
||||
|
||||
As shown in the picture above, there are user's name、alias, and platform roles in tables. we will record the user's last login time and show it.
|
||||
|
||||
|
|
|
|||
|
|
@ -84,7 +84,7 @@ asdf global velad <version>
|
|||
Run following command in powershell with administrator privilege.
|
||||
|
||||
```powershell
|
||||
powershell -Command "iwr -useb https://static.kubevela.net/script/install-velad.ps1 | iex"
|
||||
powershell -Command "iwr -useb https://kubevela.io/script/install-velad.ps1 | iex"
|
||||
```
|
||||
Check `velad` installed in `C:\vela\`
|
||||
|
||||
|
|
|
|||
|
|
@ -25,11 +25,11 @@ You can also use `vela up -f <application yaml> --debug` to automatically add de
|
|||
|
||||
For applications that use workflows, `vela debug` will first list all the steps in the workflow, and you can select the specified steps to debug. After selecting a step, you can view the contents of all CUE variables in that step individually. Among them: `do` and `provider` marked in yellow are the CUE actions used this time, and the error content will be marked in red.
|
||||
|
||||

|
||||

|
||||
|
||||
You can also use `vela debug <application-name> -s <step-name> -f <variable>` to view the contents of specified variables in a single step.
|
||||
|
||||

|
||||

|
||||
|
||||
## Applications with components only
|
||||
|
||||
|
|
@ -68,8 +68,8 @@ spec:
|
|||
|
||||
After the application is deployed, you can use the `vela debug <application-name>` command to view all the resources rendered by the application.
|
||||
|
||||

|
||||

|
||||
|
||||
You can also use `vela debug <application-name> -s <component-name>` to see all resources rendered in a single component.
|
||||
|
||||

|
||||

|
||||
|
|
|
|||
|
|
@ -231,7 +231,7 @@ It requires you to override with a new password for the first login, please make
|
|||
|
||||
Click the application card, then you can view the details of the application.
|
||||
|
||||

|
||||

|
||||
|
||||
The UI console shares a different metadata layer with the controller. It's more like a PaaS architecture of a company which choose a database as the source of truth instead of relying on the etcd of Kubernetes.
|
||||
|
||||
|
|
|
|||
|
|
@ -54,7 +54,7 @@ This means accessing the component service by domain `testsvc.example.com`, ther
|
|||
|
||||
In VelaUX, you can click the `Add Trait` button and select the `gateway` trait type. refer to follow configuration:
|
||||
|
||||

|
||||

|
||||
|
||||
## Use Traefik
|
||||
|
||||
|
|
@ -72,7 +72,7 @@ This addon provides three traits, including [http-route](../reference/addons/tra
|
|||
|
||||
For HTTP, you can click the `Add Trait` button and select the `http-route` trait type. refer to follow configuration:
|
||||
|
||||

|
||||

|
||||
|
||||
```yaml
|
||||
traits:
|
||||
|
|
@ -90,13 +90,13 @@ There must be one route rule. The port is the same as the service port, the rout
|
|||
|
||||
For HTTPS, you must create the TLS certificate firstly. In VelaUX, open the Integrations page, there is a `TLS Certificate` type. Click the New button, You need to provide the certificate public and private keys and encoded the content by base64.
|
||||
|
||||

|
||||

|
||||
|
||||
This will generate the secret and distribute to managed clusters with the application.
|
||||
|
||||
Then open the application configuration page and click the `Add Trait` button and select the `https-route` trait type. refer to follow configuration:
|
||||
|
||||

|
||||

|
||||
|
||||
```yaml
|
||||
traits:
|
||||
|
|
@ -119,7 +119,7 @@ This way is suitable for the service with the stream protocol, reusing the same
|
|||
|
||||
You can click the `Add Trait` button and select the `tcp-route` trait type. refer to follow configuration:
|
||||
|
||||

|
||||

|
||||
|
||||
```yaml
|
||||
traits:
|
||||
|
|
|
|||
|
|
@ -164,7 +164,7 @@ ab -n 300000 -c 200 http://test.my.domain/
|
|||
We can use `vela top` to check the replica changing during the ab test.
|
||||
|
||||
<iframe
|
||||
src="https://static.kubevela.net/images/1.6/cpu_based_trigger_demo.mp4"
|
||||
src="https://kubevela.io/images/1.6/cpu_based_trigger_demo.mp4"
|
||||
allow="accelerometer; autoplay; clipboard-write; encrypted-media; gyroscope; picture-in-picture" allowfullscreen="true" width="1000" height="550"> </iframe>
|
||||
|
||||
|
||||
|
|
|
|||
|
|
@ -20,11 +20,11 @@ vela addon enable cloudshell
|
|||
|
||||
### Open the cloud shell environment
|
||||
|
||||

|
||||

|
||||
|
||||
On the UI top right, there is a cloud shell button. Users can open the cloud shell environment by clicking it. By default, all users have permission to open the cloud shell. If you want to disable this feature for some users, you could create a new platform role that has `Disable CloudShell` permission. Bind this role to the user, who you want to disable.
|
||||
|
||||

|
||||

|
||||
|
||||
After connected to the cloud shell environment, you could exec `vela --help` to get the help message. In the console, users have some permissions(Kubernetes RBAC) that auto-grant base the permission in the UI. there are some rules:
|
||||
|
||||
|
|
@ -34,6 +34,6 @@ After connected to the cloud shell environment, you could exec `vela --help` to
|
|||
|
||||
### Open the console of the application containers
|
||||
|
||||

|
||||

|
||||
|
||||
When you want to debug the application runtime, using the container console could be pretty helpful. In KubeVela, this feature is one of the common use cases of the cloud shell. After clicking the button, you will open a dialog window and see the command line. You can copy the commands and execute them in the cloud shell.
|
||||
|
|
|
|||
|
|
@ -248,13 +248,13 @@ spec:
|
|||
properties:
|
||||
envVersion: 8-jdk8
|
||||
replicas: 1
|
||||
warURL: https://static.kubevela.net/example/java-example/nanoservice/catalog.war
|
||||
warURL: https://kubevela.io/example/java-example/nanoservice/catalog.war
|
||||
type: java-war
|
||||
- name: customer
|
||||
properties:
|
||||
envVersion: 8-jdk8
|
||||
replicas: 1
|
||||
warURL: https://static.kubevela.net/example/java-example/nanoservice/customer.war
|
||||
warURL: https://kubevela.io/example/java-example/nanoservice/customer.war
|
||||
type: java-war
|
||||
- dependsOn:
|
||||
- catalog
|
||||
|
|
@ -269,7 +269,7 @@ spec:
|
|||
envVersion: 8-jdk8
|
||||
javaOpts: -Xms512m -Xmx512m -Xss256K
|
||||
replicas: 1
|
||||
warURL: https://static.kubevela.net/example/java-example/nanoservice/order.war
|
||||
warURL: https://kubevela.io/example/java-example/nanoservice/order.war
|
||||
traits:
|
||||
- properties:
|
||||
domains:
|
||||
|
|
|
|||
|
|
@ -687,10 +687,10 @@ You can refer to the [Dry run command](../cli/vela_dry-run.md) for more command
|
|||
|
||||
## Dry run via UI
|
||||
|
||||

|
||||

|
||||
|
||||
Clicking the `Deploy` button to open the workflow selector dialog. You could select a workflow(every workflow corresponding to an environment) and click the `DryRun` button to execute a dry run. If passed, the result is like this
|
||||
|
||||

|
||||

|
||||
|
||||
The result report is different from the CLI, there is a complete application configuration that is generated from the application metadata, you could check it. Different environments may have different application configurations.
|
||||
|
|
|
|||
|
|
@ -146,7 +146,7 @@ After modifying the deployment parameters, the workflow of the environment must
|
|||
|
||||
For a helm chart, users often don't know what resources they will create, making it difficult to troubleshoot. In VelaUX, users can visualize the resources created by Helm Release. via the resource graph, users could know the relationships between the resources and the status of all resources. Click the `Detail` action button could view the resource YAML.
|
||||
|
||||

|
||||

|
||||
|
||||
You can hover your mouse on it to check the health status, by clicking the icon on the right, you can even get the yaml details for debug.
|
||||
|
||||
|
|
|
|||
|
|
@ -25,7 +25,7 @@ In the following sections, we'll guide you how to manage application to deploy i
|
|||
|
||||
Create environment on VelaUX is very straight forward.
|
||||
|
||||

|
||||

|
||||
|
||||
One environment could includes multi targets. The environment belongs to a project, One project could include multi environments. Only the application belonging to this project could bond this environment.
|
||||
|
||||
|
|
@ -38,13 +38,13 @@ You could create an environment with command ( `vela env init prod --namespace p
|
|||
|
||||
You could select multi environments when you create an application, or modify the application later to bind more environments. The UI will automatically generate a workflow when the application bond to an environment, that includes some `deploy` type steps. You can manually modify the workflow later. The default behavior is to deploy targets one by one in workflow steps. You could add other steps such as `suspend` between two `deploy` steps.
|
||||
|
||||

|
||||

|
||||
|
||||
### 3. Set the different configuration
|
||||
|
||||
We usually need to set different configurations for different environments, such as environment variables, replicas or resource limits. In this case, we can create some override policies. When we create an override policy, we need to choose affected environment or targets through selecting workflow and steps.
|
||||
|
||||

|
||||

|
||||
|
||||
You can refer to [override policy](../end-user/policies/references.md#override) documentation for parameter spec details.
|
||||
|
||||
|
|
|
|||
|
|
@ -14,11 +14,11 @@ After the platform is initialized, local login is used by default. Platform admi
|
|||
|
||||
1. You need to enable the Dex Addon in the Addon list first to use SSO:
|
||||
|
||||

|
||||

|
||||
|
||||
2. After enabling the Dex Addon, we also need to upgrade the VelaUX addon and open its Dex option:
|
||||
|
||||

|
||||

|
||||
|
||||
## Configure Dex Connectors
|
||||
|
||||
|
|
@ -31,7 +31,7 @@ Take GitHub Connector as an example, if you don't have a GitHub Oauth App, you n
|
|||
|
||||
After creating the Oauth App, configure the Dex Connector on the integration configuration page. We choose the type `GitHub`, and set the Client ID and Client Secret corresponding to the Oauth App. Note that the Redirect URI here must be the same as the `[Vela UX address]/dex/callback` previously configured when the Oauth App was created.
|
||||
|
||||

|
||||

|
||||
|
||||
### Configure LDAP Connector
|
||||
|
||||
|
|
@ -41,11 +41,11 @@ If you want to use LDAP for SSO, you need to set up the LDAP Connector first.
|
|||
|
||||
After selecting the Connector type as LDAP, fill in the address of the LDAP server in `Host`, and specify `BaseDN`.
|
||||
|
||||

|
||||

|
||||
|
||||
If your LDAP does not provide anonymous authentication access, then you need to open the `Advanced Parameters`, fill in `BindDN` and `BindPW`, Connector will use these credentials for user search.
|
||||
|
||||

|
||||

|
||||
|
||||
> For more types of Dex Connectors, please refer to [Dex Connectors Configuration](../how-to/dashboard/config/dex-connectors.md).
|
||||
|
||||
|
|
@ -59,7 +59,7 @@ Since the newly logged-in user does not have any permissions, we need to set an
|
|||
|
||||
After configuring the user email, we can change the login method to SSO login on the platform configuration page. Before updating the configuration, it is strongly recommended to click `Click me to test open the dex page` to verify that the dex connector configuration is ready.
|
||||
|
||||

|
||||

|
||||
|
||||
On this page, you could set the default project and roles for the users who log in through SSO.
|
||||
|
||||
|
|
@ -67,10 +67,10 @@ On this page, you could set the default project and roles for the users who log
|
|||
|
||||
Log out and refresh the page again, you can see that we have entered the Dex login page.
|
||||
|
||||

|
||||

|
||||
|
||||
Then, you select GitHub or LDAP to log in.
|
||||
|
||||

|
||||

|
||||
|
||||
So far, we have completed SSO login with GitHub. At this point, if the email of the log-in user can be associated with the email of the previously log-in user, the newly log-in user will inherit the permissions of the previous user.
|
||||
|
|
|
|||
|
|
@ -28,7 +28,7 @@ After inputting the Image address, the system will load the Image info from the
|
|||
|
||||
You could refer to their information to configure the `Service Ports` and `Persistent Storage`.
|
||||
|
||||

|
||||

|
||||
|
||||
Done by clicking `Create` and then we enter the management page.
|
||||
|
||||
|
|
|
|||
|
|
@ -126,7 +126,7 @@ module.exports = {
|
|||
href: '.',
|
||||
},
|
||||
{
|
||||
html: '<div class="wechat"> <a class="wechat-label">Wechat Group(Scan code to request joining)</a> <a class="wechat-img" rel="noreferrer noopener" aria-label="Wechat Group"><img src="https://static.kubevela.net/images/barnett-wechat.jpg" alt="Broker wechat to add you into the user group."></div>',
|
||||
html: '<div class="wechat"> <a class="wechat-label">Wechat Group(Scan code to request joining)</a> <a class="wechat-img" rel="noreferrer noopener" aria-label="Wechat Group"><img src="https://kubevela.io/images/barnett-wechat.jpg" alt="Broker wechat to add you into the user group."></div>',
|
||||
},
|
||||
],
|
||||
},
|
||||
|
|
|
|||
|
|
@ -14,7 +14,7 @@ hide_table_of_contents: false
|
|||
|
||||
而现在,这个问题终于有了一个开源、标准,又不失灵活度的解法。它就是:
|
||||
|
||||

|
||||

|
||||
|
||||
KubeVela 作为一个开箱即用、面向现代微服务架构的应用交付与管理平台,今天正式发布了 1.1 版本,以更加用户友好和完善的功能集,开启了”让混合环境应用交付更加简单高效“的重要里程碑。
|
||||
|
||||
|
|
@ -38,14 +38,14 @@ KubeVela 作为一个开箱即用、面向现代微服务架构的应用交付
|
|||
|
||||
正是通过上述设计,KubeVela 可以帮助你从“静态配置、模板、胶水代码”的初级阶段,直接升级至“自动化、声明式、统一模型、天然面向多环境”的下一代以工作流为核心的交付体验当中。
|
||||
|
||||

|
||||

|
||||
|
||||
基于上述能力,用户现在可以通过 KubeVela 非常轻松的处理以下场景:
|
||||
|
||||
### 多环境、多集群应用交付
|
||||
面向 Kubernetes 的多环境、多集群交付已是一个标准性需求。你或许是需要环境隔离,开发、预发和生产三套集群;或许是需要交付不同的客户,每个客户独立一套集群;或许是需要交付到不同区域,在北京、广州多套集群;又或许你业务规模大,单个 Kubernetes 集群无法满足你的资源需求。从 1.1 版本开始,KubeVela 不仅实现了多集群的应用交付,并且既可以独立工作直接纳管多个集群,也可以集成 OCM、Karmada 等各类多集群管理工具来进行更复杂的交付动作。
|
||||
|
||||

|
||||

|
||||
_多集群应用发布Demo(结合Workflow)_
|
||||
|
||||
在上述例子中,我们就将一个应用差异化的交付了到不同的集群环境中。这种“交付差异”在 KubeVela 中属于交付策略(Policy)的一种,它可以是环境配置差异、组件数量差异等等。值得一提的是,KubeVela 支持 Kustomize 风格的 Patch 来定义这种差异,但又不需要用户学习任何 Kustomize 相关的知识。在多集群交付策略的基础上,用户还可以通过定义 Workflow 来控制交付到不同集群的顺序、条件等工作流步骤。
|
||||
|
|
@ -62,7 +62,7 @@ Workflow 的背景前面已经提到过,而它的具体使用场景则很多
|
|||
### 通过 Service Mesh 来实现灰度发布等高级运维动作
|
||||
通过统一的应用模型集成各种不同的底层能力,依然是 KubeVela 最大的亮点之一。具体来说,KubeVela 通过 OAM 模型可以使得用户不需要任何“脏乱差”的胶水代码或者脚本就可以同任何云原生技术或工具(比如 Service Mesh)实现集成,从而为交付过程带来更多的云原生应用运维能力。在 1.1 版本中,KubeVela 已经内置了与 Istio 集成的案例。系统管理员可以通过 KubeVela 的插件管理机制便捷的启用 Istio 插件 。KubeVela 则负责将 Istio 的能力进行封装和抽象后交付给用户使用,使得用户无需成为 Istio 专家就可以直接使用这个金丝雀发布的场景(KubeVela 会为用户提供一个封装好的 Rollout 运维特征)。这种体验开发者来说是相当友好的,他既无需花费大量的时间去学习和掌握Istio的使用和配置,也无需关注 Istio 体系和各种云上托管版 Service Mesh 的差异,彻底解耦厂商锁定。
|
||||
|
||||

|
||||

|
||||
_应用渐进式发布Demo(结合Workflow)_
|
||||
|
||||
你可以参考 [Rollout Demo](https://github.com/kubevela/kubevela/tree/master/docs/examples/workflow/canary-rollout)实现图示效果,或参考最佳实践 [基于 Istio 的渐进式发布](https://kubevela.io/docs/case-studies/canary-blue-green/),体验完整的微服务渐进式发布和回滚。
|
||||
|
|
@ -119,4 +119,4 @@ KubeVela 是一个从第一天就诞生在云原生社区的开源项目。截
|
|||
- 项目官方主页与文档:https://kubevela.io ,从1.1版本开始,已提供中文、英文文档,更多语言文档欢迎开发者进行翻译。
|
||||
- 项目钉钉群:23310022;Slack:[CNCF #kubevela Channel](https://cloud-native.slack.com/archives/C01BLQ3HTJA)
|
||||
- 加入微信群:请先添加以下 maintainer 微信号,表明进入KubeVela用户群:
|
||||
<img src="https://static.kubevela.net/images/barnett-wechat.jpg" width="200"/>
|
||||
<img src="https://kubevela.io/images/barnett-wechat.jpg" width="200"/>
|
||||
|
|
@ -13,7 +13,7 @@ hide_table_of_contents: false
|
|||
|
||||
这种复杂性和不确定性无疑大大降低了开发者的体验,降低了业务系统的交付效率,增加了运维风险。开发者体验的核心是“简单”和“高效率”,不管是开发者还是企业都需要更好用的开发者工具或者平台来达成。在现代云原生技术之上打造一款帮助开发者从开发、交付以及后续持续运维的一体化平台,一直是 KubeVela 演进的核心目标。如图 1 所示,在 v1.2 版本中,我们围绕开发者体验新增了 UI 控制台组件(VelaUX),简化了编排 YAML 的复杂性,完善了插件体系建设,丰富了云资源的扩展能力,增加了大量 CI/CD 等生态对接的能力,进一步完善了开发者端到端的使用体验。
|
||||
|
||||

|
||||

|
||||
图1:KubeVela 架构设计
|
||||
|
||||
<!--truncate-->
|
||||
|
|
@ -41,7 +41,7 @@ hide_table_of_contents: false
|
|||
|
||||
目前通过 VelaUX ,用户可以管理扩展,连接 Kubernetes 集群,分配交付目标,规划环境和交付各类型应用,并观测应用运行状态,实现应用交付的完整闭环。
|
||||
|
||||

|
||||

|
||||
图2:VelaUX 预览
|
||||
|
||||
如图 2 所示,VelaUX 中出现了一些新名词,请参考 [核心概念](https://kubevela.net/zh/docs/getting-started/core-concept) 文档进行学习和了解。
|
||||
|
|
@ -49,7 +49,7 @@ hide_table_of_contents: false
|
|||
### 多环境统一化管理
|
||||
KubeVela 将 N 个Kubernetes 集群,N 个云厂商服务或其他私有云服务统一为大的基础设施资源池。在此基础上,我们的开发者可以按照业务需求、流程需求、团队需求等多种业务维度划分环境。在大资源池的基础上形成环境空间。同一个应用可发布到不同的环境,环境之间从管理到运行态完全隔离。
|
||||
|
||||

|
||||

|
||||
图3:多环境/多集群应用管理页面
|
||||
|
||||
如图 3 所示,应用可被发布到生产、测试、默认三个环境中,每一个环境可以包括多个交付目标,每一个交付目标背后可以是独立的 Kubernetes 集群。
|
||||
|
|
@ -59,7 +59,7 @@ KubeVela 将 N 个Kubernetes 集群,N 个云厂商服务或其他私有云服
|
|||
|
||||
对于这么多的可选项,KubeVela 采用标准的 OAM 规范实现对异构应用的统一交付和管理。KubeVela 实现了高度可扩展的交付系统,通过内置、社区共享等形态帮助用户扩展平台,以一致化的交付和管理体验处理异构的应用。在 KubeVela 之上,开发者看到的都是模块化、一切皆服务的管理形态。
|
||||
|
||||

|
||||

|
||||
图4:云服务应用管理页面
|
||||
|
||||
如图 4 所示,我们可以看到,相同的应用管理页面,用户可以非常便捷得获取到云服务应用。开发者可以通过阅读下面几篇文档查看异构应用的交付过程:
|
||||
|
|
@ -72,7 +72,7 @@ KubeVela 将 N 个Kubernetes 集群,N 个云厂商服务或其他私有云服
|
|||
### 扩展体系(Addon)
|
||||
KubeVela 从一开始就是设计为一款微内核高可扩展的系统,上文我们说到异构应用,KubeVela 可以通过扩展体系,以标准化的形态,扩充无限的应用交付能力。既匹配企业差异性诉求,也不带来过多的认知负担。KubeVela 中可扩展的点包括了组件类型、运维能力、工作流类型、应用交付策略等。在当前版本中,我们发布了 Addon 扩展体系。Addon 是组织各种扩展能力的承载体,它便于分发和管理。
|
||||
|
||||

|
||||

|
||||
图5:KubeVela 插件管理页面
|
||||
|
||||
目前在官方仓库中已经存在如图 5 所示的可用 Addon。同时在实验性仓库中我们正在联合社区用户积极创造更多的扩展能力。当然,这里需要每一个社区开发者的积极参与。
|
||||
|
|
@ -83,7 +83,7 @@ KubeVela 从一开始就是设计为一款微内核高可扩展的系统,上
|
|||
### 多集群应用 DevOps
|
||||
在过往社区的交流中,我们发现企业主流的研发体系都类似如图 6 所示的结构,他们使用云服务厂商提供的计算资源作为生产、演示环境。使用自己购买或历史遗留的服务器搭建开发、测试环境。如果业务有多区域或灾备需求,生产环境可能需要部署到多个区域或多云。
|
||||
|
||||

|
||||

|
||||
图6:多集群应用实践架构
|
||||
|
||||
对于基础的 DevOps 流程,包括了代码托管和 CI/CD 的环节。KubeVela 目前为你提供 CD 环节的支持。对于企业实践的步骤如下:
|
||||
|
|
|
|||
|
|
@ -13,7 +13,7 @@ hide_table_of_contents: false
|
|||
|
||||
<!--truncate-->
|
||||
|
||||

|
||||

|
||||
|
||||
如上图所示,KubeVela 已经发布了针对应用的实时观测资源拓扑图功能,进一步完善了 KubeVela 以应用为中心的交付体验。开发者在发起应用交付时只需要关心简单一致的 API ,需要排查问题或者关注交付过程时,可以通过资源拓扑功能,快速获取资源在不同集群的编排关系,从应用一直追踪到 Pod 实例运行状态,自动化地获取资源的关联关系,包括复杂且黑盒化的 Helm Chart。
|
||||
|
||||
|
|
@ -122,7 +122,7 @@ data:
|
|||
|
||||
如果仅有资源关系,还不能解决我们的困难,我们还需要能够将异常直接体现出来,让开发者可以在排查错误时具有 O(1) 的复杂度。不同的资源其状态计算略有不同,但一般资源状态中都具有代表其最终状态的 Condition 字段。以此为基础再加上特定资源的状态计算方法形成资源状态计算逻辑,我们将资源状态分为正常,进行中和异常,在拓扑图中分别以蓝色,黄色和红色来代表,方便用户分辨。
|
||||
|
||||

|
||||

|
||||
|
||||
另外不同的资源有不同的关键信息,比如 PVC 是否绑定,Pod 实例使用启动完成,Service 资源是否已关联外网 IP 等等,这些信息我们称为关键信息,对于关键信息通过资源节点挂件或者鼠标移动到其上方时显示。这些信息来帮助用户快速判断该资源的配置是否正确,状态是否正常。
|
||||
|
||||
|
|
|
|||
|
|
@ -69,13 +69,13 @@ KubeVela 多集群控制面如今也是 ACK One 的核心,在 ACK One 中基
|
|||
|
||||
在 1.4 版本中,我们加入了资源拓扑图查询功能,进一步完善了 KubeVela 以应用为中心的交付体验。开发者在发起应用交付时只需要关心简单一致的 API ,需要排查问题或者关注交付过程时,可以通过资源拓扑功能,快速获取资源在不同集群的编排关系,**从应用一直追踪到 Pod 实例运行状态,自动化地获取资源的关联关系,包括复杂且黑盒化的 Helm Chart**。
|
||||
|
||||

|
||||

|
||||
|
||||
以上图所示的应用为例,用户通过 Helm Chart 包交付了一个 Redis 集群,图的第一层为应用名称,第二层为集群,第三层为应用直接渲染出来的资源,后续的三层,四层则根据不同的资源追踪的下级关联资源。
|
||||
|
||||
用户在交付应用过程中,可以通过图形来观测其衍生出的资源以及状态,不正常时节点会显示为黄色或红色状态并显示具体原因。比如下图所示应用,是一个基础的 Webservice 服务交付到了2个集群,开发者可以发现该应用实际在两个集群分别创建了Deployment 和 Service 资源,而 ask-hongkong 这个集群中的 Deployment 资源显示黄色,是因为 Pod 实例还没有完全启动。
|
||||
|
||||

|
||||

|
||||
|
||||
该功能也支持通过不同集群,不同组件进行搜索筛选查询,帮助开发者快速聚焦并发现问题,以极低的门槛了解应用底层的交付运转状态。
|
||||
|
||||
|
|
@ -115,7 +115,7 @@ KubeVela 多集群控制面如今也是 ACK One 的核心,在 ACK One 中基
|
|||
|
||||
非常欢迎开发者们参与到社区,[制作插件](https://kubevela.net/docs/platform-engineers/addon/intro)扩展 KubeVela 的系统能力。
|
||||
|
||||

|
||||

|
||||
|
||||
## 如何参与社区
|
||||
|
||||
|
|
|
|||
|
|
@ -139,7 +139,7 @@ vela show alibaba-ecs --web
|
|||
* 安装 KubeVela
|
||||
|
||||
```bash
|
||||
curl -fsSl https://static.kubevela.net/script/install-velad.sh | bash
|
||||
curl -fsSl https://kubevela.io/script/install-velad.sh | bash
|
||||
velad install
|
||||
```
|
||||
|
||||
|
|
|
|||
|
|
@ -49,7 +49,7 @@ Helm 设计之初就为了保证其简单易用,放弃了复杂的组件编排
|
|||
- 安装 KubeVela
|
||||
|
||||
```shell
|
||||
$ curl -fsSl https://static.kubevela.net/script/install-velad.sh | bash
|
||||
$ curl -fsSl https://kubevela.io/script/install-velad.sh | bash
|
||||
velad install
|
||||
```
|
||||
|
||||
|
|
|
|||
|
|
@ -16,7 +16,7 @@ KubeVela 1.5 于近日正式发布。在该版本中为社区带来了更多的
|
|||
|
||||
KubeVela 近一年来发布了五个大版本,每一次迭代都是一个飞跃。1.1 的发布带来了衔接多集群的能力,1.2/1.3 带来了扩展体系和更友好的开发者体验,1.4 引入了全链路安全机制。 如今 1.5 的发布让我们离 KubeVela “让应用交付和管理更轻松”的愿景更近了一步。一路走来,我们始终遵循同样的设计理念,在不失可扩展性的基础上构建自动化处理底层差异化基础设施复杂性的平台,帮助应用开发者低成本从业务开发升级为云原生研发。技术上则围绕从代码到云、从应用交付到管理的完整链路,基于开放应用模型(OAM)提炼衔接基础设施的框架能力。如图 1 所示,如今的 KubeVela 已经覆盖了从应用定义、交付、运维、管理全链路的能力,而这一切能力都基于 OAM 的可扩展性(即 OAM Definition)插件式地衔接生态项目实现。**本质上,每一个 Definition 都是将一项具体能力的使用经验,转化为一个可复用的最佳实践模块,通过插件打包实现企业共享或者社区共享。**
|
||||
|
||||

|
||||

|
||||
*图1 KubeVela 扩展性的核心结构*
|
||||
|
||||
云原生领域的原子能力百花齐放既是宝贵的财富,同时也提升了从业门槛。平台构建者需要学习大量的开源项目,聚合多个领域的经验。这往往会花费几个月甚至更长的时间才能构建起企业云原生支撑平台。然而往往搭建的平台将复杂性直接传递给了应用开发者,使其也得学习大量的额外知识。 KubeVela 的设计理念和已有技术成果或许可以帮助到你快速进入云原生世界。KubeVela 在 1.5 版本以及之前数个版本中重点打磨的插件集成规范和统一应用交付体验,有效的解决了云原生领域的原子能力离散问题。
|
||||
|
|
@ -38,14 +38,14 @@ KubeVela 插件机制从 1.2 版本发布以来,广受社区用户喜爱,社
|
|||
|
||||
这里以集成 Helm Chart 包交付能力为例。目前社区中像 FluxCD 或 ArgoCD 项目都提供了部署 Chart 包的原子能力,他们的实现方式不同,各有优势。那么对于 KubeVela 的用户来说可以通过插件引入这个两个项目。如图 2 所示我们需要为终端用户定义一个标准的 API,根据企业实际情况向终端用户暴露必要的参数。
|
||||
|
||||

|
||||

|
||||
*图2 KubeVela 扩展 Helm Chart 包的流程*
|
||||
|
||||
如图 3 所示,根据标准的 API,前端 UI 即可自动生成对应的交互页面帮助终端用户便捷简单的完成 Helm Chart 包部署。平台侧根据用户的输入参数和插件定义自动生成底层能力的驱动配置,并智能获取相关状态反馈给用户。这些都是基于插件规范来描述,例如集成 FluxCD,该项目包括了多个控制器提供不同的原子能力,首先我们通过 template.cue 来定义FluxCD 的部署方式,基于不同的参数输入选择部署不同的组件。再通过 definitions 和 schema 目录来定义用户体验。
|
||||
|
||||
详细参考:https://github.com/kubevela/catalog/tree/master/addons/fluxcd
|
||||
|
||||

|
||||

|
||||
*图3 KubeVela 交付 Helm Chart 包的交互*
|
||||
|
||||
## 基于插件扩展的功能解读
|
||||
|
|
@ -59,12 +59,12 @@ KubeVela 插件机制从 1.2 版本发布以来,广受社区用户喜爱,社
|
|||
3. Grafana IaC 化。将 Grafana 的数据源,大盘等配置通过应用模型进行描述,创新性得使用扩展 API 轻量的将 Grafana API 变成了 KubeVela 可以操作的运行时。
|
||||
4. Grafana 大盘自动生成,用户可以通过启用 Grafana 插件即可自动生成 KubeVela 的系统可观测大盘,如图4 所示为 KubeVela 系统运行指标的大盘。该大盘即通过 IaC 体系自动生成,用户只需要启用对应的插件即可。
|
||||
|
||||

|
||||

|
||||
*图4 KubeVela 系统可观测大盘*
|
||||
|
||||
如图 5 所示为接入 KubeVela 的 Kubernetes API Sserver 服务的监控大盘。通过插件向所有子集群下发Exporter,将数据向各集群的 Prometheus 服务暴露,然后汇聚到管控集群进行集中可视化。花一份时间完成 N个集群的监控数据和大盘接入。
|
||||
|
||||

|
||||

|
||||
*图5 KubeVela 多集群 API 观测大盘*
|
||||
|
||||
在接下来的版本中,社区将逐步将应用可观测的统一描述和交付融入应用交付过程。覆盖 Metric,Logger 和 Tracing 的数据获取,中间处理和传输,存储和分析,报警和可视化以及应用于应用发布流水线全链路。
|
||||
|
|
@ -80,7 +80,7 @@ KubeVela 插件机制从 1.2 版本发布以来,广受社区用户喜爱,社
|
|||
4. 增强 Vela CLI 能力;重新实现了 log,status,exec,port-forward 等用于 Debug 应用的操作命令,针对应用下差异化工作负载实现了无缝兼容,让用户无感知的可以完成相关操作。无论是基础的 Deployment 资源还是 Helm 打包的负载资源集,亦或者是自定义的 Operator 驱动的工作负载。Vela 都可以自动发现命令相关的底层操作对象。
|
||||
5. 数据自动同步;CLI 可以创建更新应用,变更会同步的 UI 上进行可视化,直到用户选择通过 UI 来接管应用和后续的发布。
|
||||
|
||||

|
||||

|
||||
*图6 KubeVela CloudShell 操作终端*
|
||||
|
||||
### 集成 OpenKruise Rollout 提供金丝雀发布能力
|
||||
|
|
@ -98,7 +98,7 @@ KubeVela 社区在早期孵化了 Rollout 项目,与 Argo Rollout 的实现模
|
|||
VelaUX 至推出开始就具有了多环境部署能力,直到 1.5 版本,支持了用户可视化编辑多环境的差异化,从而真正匹配了用户多环境应用发布的需要。用户可以添加 Override Policy 配置,可以做到环境,集群或 Namespace 多个维度的差异化。应用的基准配置和差异化的配置统一管理。
|
||||
如图5 所示,应用策略 Policy 已内置了多种可选项,包括差异化配置;应用多集群策略;应用维持策略和GC策略等等。通过 UI 的引导可以方便用户根据需要配置对应的策略。
|
||||
|
||||

|
||||

|
||||
*图7 KubeVela Policy 新增/编辑窗口*
|
||||
|
||||
在1.5 版本中,针对不同的环境部署前后新增了以下便捷功能:
|
||||
|
|
|
|||
|
|
@ -114,7 +114,7 @@ KubeVela 的一大特点就是通过一个顶层应用描述(YAML)来驱动
|
|||
|
||||
如下图所示,使用过程中我们可以获得内置的流水线模板,填写环境上下文参数,然后快速执行。而下面的例子就是通过流水线开启了多个 KuberVela 平台插件,插件背后就是 KubeVela 应用。
|
||||
|
||||

|
||||

|
||||
图8 KubeVela 流水线 UI 示意图
|
||||
|
||||
## 集成并管理配置
|
||||
|
|
@ -125,7 +125,7 @@ KubeVela 配置管理以 Kubernetes 的 Secret API 作为配置数据的载体
|
|||
|
||||
另外,你不仅可以从 UI/CLI 进行配置管理操作,也可以在应用工作流,流水线中进行配置读取和写入等操作。结合着流水线的数据传递能力和动作编排能力,实现应用间配置共享、配置自动化注入等更丰富的场景。
|
||||
|
||||

|
||||

|
||||
图9 配置管理示意图
|
||||
|
||||
# KubeVela 的生态和未来
|
||||
|
|
|
|||
|
|
@ -230,7 +230,7 @@ spec:
|
|||
type: read-only
|
||||
```
|
||||
演示效果如下:
|
||||

|
||||

|
||||
|
||||
如果你希望使用自定义资源拓扑关系纳管自定义资源,可以使用如下命令:
|
||||
```yaml
|
||||
|
|
|
|||
|
|
@ -114,11 +114,11 @@ Addon: velaux enabled Successfully
|
|||
|
||||
具有插件管理权限的用户可以进入插件管理页面,进行插件启用/停用等操作。
|
||||
|
||||

|
||||

|
||||
|
||||
如上图所示,在插件列表中,你可以查看到插件启用状态和其他基础信息。点击插件名称可以进入到插件详情页面,你可以查询到插件的版本列表,提供的扩展类型和介绍信息。
|
||||
|
||||

|
||||

|
||||
|
||||
选择一个部署版本(默认为最新),设置需要部署的集群后,你可以点击 启用 按钮安装该插件。对于已启用的插件,如果没有应用使用该插件提供的扩展,你可以点击禁用按钮来卸载它。
|
||||
|
||||
|
|
|
|||
|
|
@ -1109,7 +1109,7 @@ vela adopt --all --resource-topology-rule=my-rule.cue
|
|||
|
||||
在采用所有资源并将其应用于集群之后,您可以使用 `vela ls` 或仪表板查看所有采用的应用程序。
|
||||
|
||||

|
||||

|
||||
|
||||
#### 批量接管 Helm 部署
|
||||
|
||||
|
|
|
|||
|
|
@ -109,7 +109,7 @@ description: 本文介绍在 KubeVela Dashboard 中创建应用的操作方法
|
|||
|
||||
### 通过 UI 查看应用日志
|
||||
|
||||

|
||||

|
||||
|
||||
如上图所示,交付到 Kubernetes 集群的应用支持查询容器运行日志,切换到指定环境视图下,选择日志页面,即可通过组件/实例/容器的筛选查看对应的运行日志。
|
||||
|
||||
|
|
@ -160,7 +160,7 @@ $ vela logs <app_name> -n <namespace>
|
|||
|
||||
进入应用部署环境视图,默认进入状态展示页面,在该页面中即可查询到应用实际分发的资源列表,如果应用在更新过程中,资源列表会包括历史和当前版本。
|
||||
|
||||

|
||||

|
||||
|
||||
在该页面中同时展示了组件状态和整体的交付状态。
|
||||
|
||||
|
|
|
|||
|
|
@ -5,7 +5,7 @@ description: 通过查看应用的运行日志是排查故障的最直接方式
|
|||
|
||||
## 通过 UI 查看应用日志
|
||||
|
||||

|
||||

|
||||
|
||||
如上图所示,交付到 Kubernetes 集群的应用支持查询容器运行日志,切换到指定环境视图下,选择日志页面,即可通过组件/实例/容器的筛选查看对应的运行日志。
|
||||
|
||||
|
|
|
|||
|
|
@ -8,7 +8,7 @@ title: 查看应用部署的资源列表
|
|||
|
||||
进入应用部署环境视图,默认进入状态展示页面,在该页面中即可查询到应用实际分发的资源列表,如果应用在更新过程中,资源列表会包括历史和当前版本。
|
||||
|
||||

|
||||

|
||||
|
||||
在该页面中同时展示了组件状态和整体的交付状态。
|
||||
|
||||
|
|
|
|||
|
|
@ -23,7 +23,7 @@ Helm 仓库配置主要有三个参数,你可以设置 `URL` 参数提供仓
|
|||
|
||||
同时说一句,如果你的仓库使用了自签名的证书,你想要将 CA 证书填写到 `CaFile` 字段中,点击提交即可完成配置创建。
|
||||
|
||||

|
||||

|
||||
|
||||
另外你也可以通过 CLI 来创建配置:
|
||||
|
||||
|
|
@ -43,7 +43,7 @@ vela config list -t helm-repository
|
|||
|
||||
我们需要进入到需要创建应用的项目概览页面。
|
||||
|
||||

|
||||

|
||||
|
||||
点击配置列表中的分发按钮并选择会使用的目标集合,即可将配置分发到这些交付目标对应的命名空间中。
|
||||
|
||||
|
|
|
|||
|
|
@ -33,7 +33,7 @@ vela config-template list | grep image-registry
|
|||
|
||||
如果仓库具有用户认证,同时需要设置账号和密码。
|
||||
|
||||

|
||||

|
||||
|
||||
另外你也可以直接使用 CLI 创建仓库配置:
|
||||
|
||||
|
|
@ -56,7 +56,7 @@ After creating a config, it only saves as a Secret in the system namespace in th
|
|||
|
||||
我们需要进入到需要创建应用的项目概览页面。
|
||||
|
||||

|
||||

|
||||
|
||||
点击配置列表中的分发按钮并选择会使用的目标集合,即可将配置分发到这些交付目标对应的命名空间中。
|
||||
|
||||
|
|
|
|||
|
|
@ -16,7 +16,7 @@ VelaUX 安装后会默认生成一个`Default`的项目空间,授权给管理
|
|||
|
||||
具有项目管理权限的用户可查看到 `Platform/Projects` 页面,进入该页面即可创建项目。
|
||||
|
||||

|
||||

|
||||
|
||||
点击右上方的`创建项目` 按钮即可进入项目创建页面,每一个项目需要设置一个负责人,项目创建后负责人自动授予项目管理员角色。
|
||||
|
||||
|
|
|
|||
|
|
@ -41,7 +41,7 @@ RBAC 功能可以限制对 KubeVela 资源的访问。UI 和 API 都会进行严
|
|||
|
||||
进入 Platform/Roles 页面,即可查询和管理平台级角色。
|
||||
|
||||

|
||||

|
||||
|
||||
点击右上方的 `添加角色` 按钮即可进入添加页面,填写角色名称选择包含的权限即可。
|
||||
|
||||
|
|
@ -49,11 +49,11 @@ RBAC 功能可以限制对 KubeVela 资源的访问。UI 和 API 都会进行严
|
|||
|
||||
首先需要进入项目的详情页面,如果有项目列表查询权限的用户可通过项目列表进入,如果没有列表查询权限的用户可通过应用页面中所属项目入口进入到项目详情页面。
|
||||
|
||||

|
||||

|
||||
|
||||
在项目详情页面中切换到角色管理页面,即可添加或修改项目下的角色信息。
|
||||
|
||||

|
||||

|
||||
|
||||
## 用户绑定角色
|
||||
|
||||
|
|
|
|||
|
|
@ -19,7 +19,7 @@ VelaUX 安装后有一个内置的管理员用户,可以完全访问系统。
|
|||
|
||||
具有用户查询权限的用户可以切换到 Platform/Users 页面下,查看所有用户信息。
|
||||
|
||||

|
||||

|
||||
|
||||
如上图所示,本地用户列表中展示用户名称、别名、平台级角色,邮箱等基础信息,同时我们会记录用户的上一次登录时间。
|
||||
|
||||
|
|
|
|||
|
|
@ -50,7 +50,7 @@ VelaD 支持在这些操作系统中安装 KubeVela:Linux, macOS, Windows。
|
|||
|
||||
在安装过程中你可能需要 root 权限。 如果你不需要 root 权限和自动化,你可以从[发布页面](https://github.com/kubevela/velad/releases)下载并手动解压缩。
|
||||
```shell
|
||||
curl -fsSl https://static.kubevela.net/script/install-velad.sh | bash
|
||||
curl -fsSl https://kubevela.io/script/install-velad.sh | bash
|
||||
```
|
||||
|
||||
检查 `velad` 安装到 `/usr/local/bin/`
|
||||
|
|
@ -61,7 +61,7 @@ curl -fsSl https://static.kubevela.net/script/install-velad.sh | bash
|
|||
以管理员身份启动 PowerShell 并执行如下命令:
|
||||
|
||||
```shell
|
||||
powershell -Command "iwr -useb https://static.kubevela.net/script/install-velad.ps1 | iex"
|
||||
powershell -Command "iwr -useb https://kubevela.io/script/install-velad.ps1 | iex"
|
||||
```
|
||||
检查 `velad` 安装到 `C:\vela\`
|
||||
|
||||
|
|
@ -240,7 +240,7 @@ velad uninstall
|
|||
如果你不需要root权限和自动化,你可以从[发布页面](https://github.com/kubevela/velad/releases)下载并手动解压缩。
|
||||
|
||||
```shell
|
||||
curl -fsSl https://static.kubevela.net/script/install-velad.sh | bash
|
||||
curl -fsSl https://kubevela.io/script/install-velad.sh | bash
|
||||
```
|
||||
|
||||
检查 `velad` 已经安装到 `/usr/local/bin/`
|
||||
|
|
@ -384,7 +384,7 @@ cat $(velad kubeconfig --external)
|
|||
要访问集群,还需要在本地机器上安装 vela CLI (`vela`)。
|
||||
|
||||
```shell
|
||||
curl -fsSl https://static.kubevela.net/script/install.sh | bash
|
||||
curl -fsSl https://kubevela.io/script/install.sh | bash
|
||||
```
|
||||
|
||||
#### 验证安装
|
||||
|
|
|
|||
|
|
@ -25,11 +25,11 @@ polices:
|
|||
|
||||
对于使用了工作流的应用,`vela debug` 会首先列出工作流中的所有步骤,你可以选择指定的步骤进行调试。选择完步骤后,你可以分别查看该步骤中的所有 CUE 变量内容。其中:黄色标明的 `do` 和 `provider` 是本次使用的 CUE action,错误的内容将以红色标志。
|
||||
|
||||

|
||||

|
||||
|
||||
你也可以使用 `vela debug <application-name> -s <step-name> -f <variable>` 来查看单个 步骤中的指定变量的内容。
|
||||
|
||||

|
||||

|
||||
|
||||
## 仅使用组件的应用
|
||||
|
||||
|
|
@ -68,8 +68,8 @@ spec:
|
|||
|
||||
部署完应用后,你可以使用 `vela debug <application-name>` 命令分组件来查看该应用渲染出来的所有资源。
|
||||
|
||||

|
||||

|
||||
|
||||
你也可以使用 `vela debug <application-name> -s <component-name>` 来查看单个组件中被渲染出来的所有资源。
|
||||
|
||||

|
||||

|
||||
|
|
|
|||
|
|
@ -9,7 +9,7 @@ title: 集群管理
|
|||
|
||||
具有集群管理权限的用户可以进入集群管理页面,添加或移除托管的集群。
|
||||
|
||||

|
||||

|
||||
从 ACK 添加的集群平台会获取并记录集群所在的区域、VPC、Dashboard地址等信息,用户使用该集群创建交付目标时将自动引用,这些信息用以辅助云服务的创建。
|
||||
|
||||
## 通过 CLI 管理集群
|
||||
|
|
|
|||
|
|
@ -181,7 +181,7 @@ UI 控制台需要用户认证,默认的账号是: `admin` 密码是: **`V
|
|||
|
||||
通过 CLI 部署的应用会自动同步到 UI 侧,你可以进入应用页面查看到应用的相关可视化状态,比如:资源拓扑图,实例等。
|
||||
|
||||

|
||||

|
||||
|
||||
KubeVela 的 UI 控制台跟底层的控制器使用了不同的元数据存储,它的架构类似企业的 PaaS 模式,UI 控制台(velaux)在上层使用数据库作为元数据存储而非依赖底层集群的 etcd。
|
||||
|
||||
|
|
|
|||
|
|
@ -54,7 +54,7 @@ This means accessing the component service by domain `testsvc.example.com`, ther
|
|||
|
||||
In VelaUX, you can click the `Add Trait` button and select the `gateway` trait type. refer to follow configuration:
|
||||
|
||||

|
||||

|
||||
|
||||
## Use Traefik
|
||||
|
||||
|
|
@ -72,7 +72,7 @@ This addon provides three traits, including [http-route](../reference/addons/tra
|
|||
|
||||
For HTTP, you can click the `Add Trait` button and select the `http-route` trait type. refer to follow configuration:
|
||||
|
||||

|
||||

|
||||
|
||||
```yaml
|
||||
traits:
|
||||
|
|
@ -90,13 +90,13 @@ There must be one route rule. The port is the same as the service port, the rout
|
|||
|
||||
For HTTPS, you must create the TLS certificate firstly. In VelaUX, open the Integrations page, there is a `TLS Certificate` type. Click the New button, You need to provide the certificate public and private keys and encoded the content by base64.
|
||||
|
||||

|
||||

|
||||
|
||||
This will generate the secret and distribute to managed clusters with the application.
|
||||
|
||||
Then open the application configuration page and click the `Add Trait` button and select the `https-route` trait type. refer to follow configuration:
|
||||
|
||||

|
||||

|
||||
|
||||
```yaml
|
||||
traits:
|
||||
|
|
@ -119,7 +119,7 @@ This way is suitable for the service with the stream protocol, reusing the same
|
|||
|
||||
You can click the `Add Trait` button and select the `tcp-route` trait type. refer to follow configuration:
|
||||
|
||||

|
||||

|
||||
|
||||
```yaml
|
||||
traits:
|
||||
|
|
|
|||
|
|
@ -20,11 +20,11 @@ vela addon enable cloudshell
|
|||
|
||||
### Open the cloud shell environment
|
||||
|
||||

|
||||

|
||||
|
||||
On the UI top right, there is a cloud shell button. Users can open the cloud shell environment by clicking it. By default, all users have permission to open the cloud shell. If you want to disable this feature for some users, you could create a new platform role that has `Disable CloudShell` permission. Bind this role to the user, who you want to disable.
|
||||
|
||||

|
||||

|
||||
|
||||
After connected to the cloud shell environment, you could exec `vela --help` to get the help message. In the console, users have some permissions(Kubernetes RBAC) that auto-grant base the permission in the UI. there are some rules:
|
||||
|
||||
|
|
@ -34,6 +34,6 @@ After connected to the cloud shell environment, you could exec `vela --help` to
|
|||
|
||||
### Open the console of the application containers
|
||||
|
||||

|
||||

|
||||
|
||||
When you want to debug the application runtime, using the container console could be pretty helpful. In KubeVela, this feature is one of the common use cases of the cloud shell. After clicking the button, you will open a dialog window and see the command line. You can copy the commands and execute them in the cloud shell.
|
||||
|
|
|
|||
|
|
@ -12,7 +12,7 @@ title: 自定义容器交付
|
|||
|
||||
> 这种方式只适合 UI 用户。
|
||||
|
||||

|
||||

|
||||
|
||||
在定义详情页面,用户可以自定义 UI schema 来设置 UI 表单。 例如,如果要隐藏 ExposeType 字段,只需要设置 disable 为 `true`。
|
||||
|
||||
|
|
@ -247,13 +247,13 @@ spec:
|
|||
properties:
|
||||
envVersion: 8-jdk8
|
||||
replicas: 1
|
||||
warURL: https://static.kubevela.net/example/java-example/nanoservice/catalog.war
|
||||
warURL: https://kubevela.io/example/java-example/nanoservice/catalog.war
|
||||
type: java-war
|
||||
- name: customer
|
||||
properties:
|
||||
envVersion: 8-jdk8
|
||||
replicas: 1
|
||||
warURL: https://static.kubevela.net/example/java-example/nanoservice/customer.war
|
||||
warURL: https://kubevela.io/example/java-example/nanoservice/customer.war
|
||||
type: java-war
|
||||
- dependsOn:
|
||||
- catalog
|
||||
|
|
@ -268,7 +268,7 @@ spec:
|
|||
envVersion: 8-jdk8
|
||||
javaOpts: -Xms512m -Xmx512m -Xss256K
|
||||
replicas: 1
|
||||
warURL: https://static.kubevela.net/example/java-example/nanoservice/order.war
|
||||
warURL: https://kubevela.io/example/java-example/nanoservice/order.war
|
||||
traits:
|
||||
- properties:
|
||||
domains:
|
||||
|
|
@ -296,7 +296,7 @@ spec:
|
|||
type: deploy
|
||||
```
|
||||
|
||||

|
||||

|
||||
|
||||
这个例子包括三个组件,order 服务依赖 catalog 和 customer 服务。 开发者只需要关心 war 包 URL 和 tomcat/JRE 版本,Java开发者对此都很熟悉。 开发人员应将 war 包上传到仓库,例如 Jfrog。 获取下载 URL 以分配给 `warURL` 字段。
|
||||
|
||||
|
|
|
|||
|
|
@ -687,10 +687,10 @@ You can refer to the [Dry run command](../cli/vela_dry-run.md) for more command
|
|||
|
||||
## Dry run via UI
|
||||
|
||||

|
||||

|
||||
|
||||
Clicking the `Deploy` button to open the workflow selector dialog. You could select a workflow(every workflow corresponding to an environment) and click the `DryRun` button to execute a dry run. If passed, the result is like this
|
||||
|
||||

|
||||

|
||||
|
||||
The result report is different from the CLI, there is a complete application configuration that is generated from the application metadata, you could check it. Different environments may have different application configurations.
|
||||
|
|
|
|||
|
|
@ -25,7 +25,7 @@ In the following sections, we'll guide you how to manage application to deploy i
|
|||
|
||||
Create environment on VelaUX is very straight forward.
|
||||
|
||||

|
||||

|
||||
|
||||
One environment could includes multi targets. The environment belongs to a project, One project could include multi environments. Only the application belonging to this project could bond this environment.
|
||||
|
||||
|
|
@ -38,13 +38,13 @@ You could create an environment with command ( `vela env init prod --namespace p
|
|||
|
||||
You could select multi environments when you create an application, or modify the application later to bind more environments. The UI will automatically generate a workflow when the application bond to an environment, that includes some `deploy` type steps. You can manually modify the workflow later. The default behavior is to deploy targets one by one in workflow steps. You could add other steps such as `suspend` between two `deploy` steps.
|
||||
|
||||

|
||||

|
||||
|
||||
### 3. Set the different configuration
|
||||
|
||||
We usually need to set different configurations for different environments, such as environment variables, replicas or resource limits. In this case, we can create some override policies. When we create an override policy, we need to choose affected environment or targets through selecting workflow and steps.
|
||||
|
||||

|
||||

|
||||
|
||||
You can refer to [override policy](../end-user/policies/references.md#override) documentation for parameter spec details.
|
||||
|
||||
|
|
|
|||
|
|
@ -14,11 +14,11 @@ title: 单点登录
|
|||
|
||||
要想使用 Dex,首先需要在插件页面中开启 Dex 插件:
|
||||
|
||||

|
||||

|
||||
|
||||
开启完毕后,我们还需要更新一下 VelaUX 插件,打开其 Dex 选项。同样,我们在插件列表中找到 VelaUX,进行更新:
|
||||
|
||||

|
||||

|
||||
|
||||
## 配置 Dex Connectors
|
||||
|
||||
|
|
@ -32,7 +32,7 @@ title: 单点登录
|
|||
|
||||
完成 Oauth App 的创建后,在 Vela UX 的集成配置页面中,进行 Dex Connector 的配置。我们选择类型为 `GitHub`,并且设置对应 Oauth App 的 Client ID 以及 Client Secret,注意,此处的 Redirect URI 必须与之前在创建 Oauth App 时配置的 `[Vela UX 地址]/dex/callback` 保持一致。
|
||||
|
||||

|
||||

|
||||
|
||||
### 配置 LDAP Connector
|
||||
|
||||
|
|
@ -42,11 +42,11 @@ title: 单点登录
|
|||
|
||||
选择 Connector 类型为 LDAP 后,在 Host 处填写 LDAP 服务器的地址,并且指定 BaseDN。
|
||||
|
||||

|
||||

|
||||
|
||||
如果你的 LDAP 没有提供匿名身份验证访问,那么你还需要打开高阶参数,填写 BindDN 和 BindPW,Connector 将使用这些信息进行用户的搜索。
|
||||
|
||||

|
||||

|
||||
|
||||
> 关于更多类型的 Dex Connectors 配置,请查阅 [Dex Connectors 配置](../how-to/dashboard/config/dex-connectors.md)
|
||||
|
||||
|
|
@ -60,7 +60,7 @@ title: 单点登录
|
|||
|
||||
> 请注意,admin 用户可以通过 Dex 的邮箱登录途径进行登录,使用你配置的邮箱和密码即可。
|
||||
|
||||

|
||||

|
||||
|
||||
在该页面中,你还可以未单点登录的用户配置初始化权限,设置默认加入的项目和角色。如果不设置,初次登录的用户将无任何权限。
|
||||
|
||||
|
|
@ -68,10 +68,10 @@ title: 单点登录
|
|||
|
||||
退出当前用户的登录,重新刷新页面,可以看到,我们已经进入了 Dex 的登录页面。
|
||||
|
||||

|
||||

|
||||
|
||||
你可以选择使用 GitHub 或者 LDAP 进行登录。进行选择后,授权此次登录:
|
||||
|
||||

|
||||

|
||||
|
||||
至此,我们已经成功完成了使用 GitHub/LDAP 的单点登录。此时,如果登录的用户邮箱与之前本地登录的用户邮箱能够相互关联,新登入的用户将继承之前用户的权限。
|
||||
|
|
|
|||
|
|
@ -24,7 +24,7 @@ import TabItem from '@theme/TabItem';
|
|||
|
||||
当你输入完镜像名称后,系统将自动开始加载镜像信息。如果你输入的镜像属于已配置的私有镜像仓库,`Secret` 字段将自动赋值。你可以参考镜像的 Volume 和 Port 信息来选择性配置应用的 `Service Ports` 和 `Persistent Storage` 等字段。
|
||||
|
||||

|
||||

|
||||
|
||||
确认提交后即完成应用初始化配置。
|
||||
|
||||
|
|
|
|||
|
|
@ -114,11 +114,11 @@ Addon: velaux enabled Successfully
|
|||
|
||||
具有插件管理权限的用户可以进入插件管理页面,进行插件启用/停用等操作。
|
||||
|
||||

|
||||

|
||||
|
||||
如上图所示,在插件列表中,你可以查看到插件启用状态和其他基础信息。点击插件名称可以进入到插件详情页面,你可以查询到插件的版本列表,提供的扩展类型和介绍信息。
|
||||
|
||||

|
||||

|
||||
|
||||
选择一个部署版本(默认为最新),设置需要部署的集群后,你可以点击 启用 按钮安装该插件。对于已启用的插件,如果没有应用使用该插件提供的扩展,你可以点击禁用按钮来卸载它。
|
||||
|
||||
|
|
|
|||
|
|
@ -1109,7 +1109,7 @@ vela adopt --all --resource-topology-rule=my-rule.cue
|
|||
|
||||
在采用所有资源并将其应用于集群之后,您可以使用 `vela ls` 或仪表板查看所有采用的应用程序。
|
||||
|
||||

|
||||

|
||||
|
||||
#### 批量接管 Helm 部署
|
||||
|
||||
|
|
|
|||
|
|
@ -109,7 +109,7 @@ description: 本文介绍在 KubeVela Dashboard 中创建应用的操作方法
|
|||
|
||||
### 通过 UI 查看应用日志
|
||||
|
||||

|
||||

|
||||
|
||||
如上图所示,交付到 Kubernetes 集群的应用支持查询容器运行日志,切换到指定环境视图下,选择日志页面,即可通过组件/实例/容器的筛选查看对应的运行日志。
|
||||
|
||||
|
|
@ -160,7 +160,7 @@ $ vela logs <app_name> -n <namespace>
|
|||
|
||||
进入应用部署环境视图,默认进入状态展示页面,在该页面中即可查询到应用实际分发的资源列表,如果应用在更新过程中,资源列表会包括历史和当前版本。
|
||||
|
||||

|
||||

|
||||
|
||||
在该页面中同时展示了组件状态和整体的交付状态。
|
||||
|
||||
|
|
|
|||
|
|
@ -5,7 +5,7 @@ description: 通过查看应用的运行日志是排查故障的最直接方式
|
|||
|
||||
## 通过 UI 查看应用日志
|
||||
|
||||

|
||||

|
||||
|
||||
如上图所示,交付到 Kubernetes 集群的应用支持查询容器运行日志,切换到指定环境视图下,选择日志页面,即可通过组件/实例/容器的筛选查看对应的运行日志。
|
||||
|
||||
|
|
|
|||
|
|
@ -8,7 +8,7 @@ title: 查看应用部署的资源列表
|
|||
|
||||
进入应用部署环境视图,默认进入状态展示页面,在该页面中即可查询到应用实际分发的资源列表,如果应用在更新过程中,资源列表会包括历史和当前版本。
|
||||
|
||||

|
||||

|
||||
|
||||
在该页面中同时展示了组件状态和整体的交付状态。
|
||||
|
||||
|
|
|
|||
|
|
@ -23,7 +23,7 @@ Helm 仓库配置主要有三个参数,你可以设置 `URL` 参数提供仓
|
|||
|
||||
同时说一句,如果你的仓库使用了自签名的证书,你想要将 CA 证书填写到 `CaFile` 字段中,点击提交即可完成配置创建。
|
||||
|
||||

|
||||

|
||||
|
||||
另外你也可以通过 CLI 来创建配置:
|
||||
|
||||
|
|
@ -43,7 +43,7 @@ vela config list -t helm-repository
|
|||
|
||||
我们需要进入到需要创建应用的项目概览页面。
|
||||
|
||||

|
||||

|
||||
|
||||
点击配置列表中的分发按钮并选择会使用的目标集合,即可将配置分发到这些交付目标对应的命名空间中。
|
||||
|
||||
|
|
|
|||
|
|
@ -33,7 +33,7 @@ vela config-template list | grep image-registry
|
|||
|
||||
如果仓库具有用户认证,同时需要设置账号和密码。
|
||||
|
||||

|
||||

|
||||
|
||||
另外你也可以直接使用 CLI 创建仓库配置:
|
||||
|
||||
|
|
@ -56,7 +56,7 @@ After creating a config, it only saves as a Secret in the system namespace in th
|
|||
|
||||
我们需要进入到需要创建应用的项目概览页面。
|
||||
|
||||

|
||||

|
||||
|
||||
点击配置列表中的分发按钮并选择会使用的目标集合,即可将配置分发到这些交付目标对应的命名空间中。
|
||||
|
||||
|
|
|
|||
|
|
@ -16,7 +16,7 @@ VelaUX 安装后会默认生成一个`Default`的项目空间,授权给管理
|
|||
|
||||
具有项目管理权限的用户可查看到 `Platform/Projects` 页面,进入该页面即可创建项目。
|
||||
|
||||

|
||||

|
||||
|
||||
点击右上方的`创建项目` 按钮即可进入项目创建页面,每一个项目需要设置一个负责人,项目创建后负责人自动授予项目管理员角色。
|
||||
|
||||
|
|
|
|||
|
|
@ -41,7 +41,7 @@ RBAC 功能可以限制对 KubeVela 资源的访问。UI 和 API 都会进行严
|
|||
|
||||
进入 Platform/Roles 页面,即可查询和管理平台级角色。
|
||||
|
||||

|
||||

|
||||
|
||||
点击右上方的 `添加角色` 按钮即可进入添加页面,填写角色名称选择包含的权限即可。
|
||||
|
||||
|
|
@ -49,11 +49,11 @@ RBAC 功能可以限制对 KubeVela 资源的访问。UI 和 API 都会进行严
|
|||
|
||||
首先需要进入项目的详情页面,如果有项目列表查询权限的用户可通过项目列表进入,如果没有列表查询权限的用户可通过应用页面中所属项目入口进入到项目详情页面。
|
||||
|
||||

|
||||

|
||||
|
||||
在项目详情页面中切换到角色管理页面,即可添加或修改项目下的角色信息。
|
||||
|
||||

|
||||

|
||||
|
||||
## 用户绑定角色
|
||||
|
||||
|
|
|
|||
|
|
@ -19,7 +19,7 @@ VelaUX 安装后有一个内置的管理员用户,可以完全访问系统。
|
|||
|
||||
具有用户查询权限的用户可以切换到 Platform/Users 页面下,查看所有用户信息。
|
||||
|
||||

|
||||

|
||||
|
||||
如上图所示,本地用户列表中展示用户名称、别名、平台级角色,邮箱等基础信息,同时我们会记录用户的上一次登录时间。
|
||||
|
||||
|
|
|
|||
|
|
@ -50,7 +50,7 @@ VelaD 支持在这些操作系统中安装 KubeVela:Linux, macOS, Windows。
|
|||
|
||||
在安装过程中你可能需要 root 权限。 如果你不需要 root 权限和自动化,你可以从[发布页面](https://github.com/kubevela/velad/releases)下载并手动解压缩。
|
||||
```shell
|
||||
curl -fsSl https://static.kubevela.net/script/install-velad.sh | bash
|
||||
curl -fsSl https://kubevela.io/script/install-velad.sh | bash
|
||||
```
|
||||
|
||||
检查 `velad` 安装到 `/usr/local/bin/`
|
||||
|
|
@ -61,7 +61,7 @@ curl -fsSl https://static.kubevela.net/script/install-velad.sh | bash
|
|||
以管理员身份启动 PowerShell 并执行如下命令:
|
||||
|
||||
```shell
|
||||
powershell -Command "iwr -useb https://static.kubevela.net/script/install-velad.ps1 | iex"
|
||||
powershell -Command "iwr -useb https://kubevela.io/script/install-velad.ps1 | iex"
|
||||
```
|
||||
检查 `velad` 安装到 `C:\vela\`
|
||||
|
||||
|
|
@ -240,7 +240,7 @@ velad uninstall
|
|||
如果你不需要root权限和自动化,你可以从[发布页面](https://github.com/kubevela/velad/releases)下载并手动解压缩。
|
||||
|
||||
```shell
|
||||
curl -fsSl https://static.kubevela.net/script/install-velad.sh | bash
|
||||
curl -fsSl https://kubevela.io/script/install-velad.sh | bash
|
||||
```
|
||||
|
||||
检查 `velad` 已经安装到 `/usr/local/bin/`
|
||||
|
|
@ -384,7 +384,7 @@ cat $(velad kubeconfig --external)
|
|||
要访问集群,还需要在本地机器上安装 vela CLI (`vela`)。
|
||||
|
||||
```shell
|
||||
curl -fsSl https://static.kubevela.net/script/install.sh | bash
|
||||
curl -fsSl https://kubevela.io/script/install.sh | bash
|
||||
```
|
||||
|
||||
#### 验证安装
|
||||
|
|
|
|||
|
|
@ -25,11 +25,11 @@ polices:
|
|||
|
||||
对于使用了工作流的应用,`vela debug` 会首先列出工作流中的所有步骤,你可以选择指定的步骤进行调试。选择完步骤后,你可以分别查看该步骤中的所有 CUE 变量内容。其中:黄色标明的 `do` 和 `provider` 是本次使用的 CUE action,错误的内容将以红色标志。
|
||||
|
||||

|
||||

|
||||
|
||||
你也可以使用 `vela debug <application-name> -s <step-name> -f <variable>` 来查看单个 步骤中的指定变量的内容。
|
||||
|
||||

|
||||

|
||||
|
||||
## 仅使用组件的应用
|
||||
|
||||
|
|
@ -68,8 +68,8 @@ spec:
|
|||
|
||||
部署完应用后,你可以使用 `vela debug <application-name>` 命令分组件来查看该应用渲染出来的所有资源。
|
||||
|
||||

|
||||

|
||||
|
||||
你也可以使用 `vela debug <application-name> -s <component-name>` 来查看单个组件中被渲染出来的所有资源。
|
||||
|
||||

|
||||

|
||||
|
|
|
|||
|
|
@ -9,7 +9,7 @@ title: 集群管理
|
|||
|
||||
具有集群管理权限的用户可以进入集群管理页面,添加或移除托管的集群。
|
||||
|
||||

|
||||

|
||||
从 ACK 添加的集群平台会获取并记录集群所在的区域、VPC、Dashboard地址等信息,用户使用该集群创建交付目标时将自动引用,这些信息用以辅助云服务的创建。
|
||||
|
||||
## 通过 CLI 管理集群
|
||||
|
|
|
|||
|
|
@ -181,7 +181,7 @@ UI 控制台需要用户认证,默认的账号是: `admin` 密码是: **`V
|
|||
|
||||
通过 CLI 部署的应用会自动同步到 UI 侧,你可以进入应用页面查看到应用的相关可视化状态,比如:资源拓扑图,实例等。
|
||||
|
||||

|
||||

|
||||
|
||||
KubeVela 的 UI 控制台跟底层的控制器使用了不同的元数据存储,它的架构类似企业的 PaaS 模式,UI 控制台(velaux)在上层使用数据库作为元数据存储而非依赖底层集群的 etcd。
|
||||
|
||||
|
|
|
|||
|
|
@ -54,7 +54,7 @@ This means accessing the component service by domain `testsvc.example.com`, ther
|
|||
|
||||
In VelaUX, you can click the `Add Trait` button and select the `gateway` trait type. refer to follow configuration:
|
||||
|
||||

|
||||

|
||||
|
||||
## Use Traefik
|
||||
|
||||
|
|
@ -72,7 +72,7 @@ This addon provides three traits, including [http-route](../reference/addons/tra
|
|||
|
||||
For HTTP, you can click the `Add Trait` button and select the `http-route` trait type. refer to follow configuration:
|
||||
|
||||

|
||||

|
||||
|
||||
```yaml
|
||||
traits:
|
||||
|
|
@ -90,13 +90,13 @@ There must be one route rule. The port is the same as the service port, the rout
|
|||
|
||||
For HTTPS, you must create the TLS certificate firstly. In VelaUX, open the Integrations page, there is a `TLS Certificate` type. Click the New button, You need to provide the certificate public and private keys and encoded the content by base64.
|
||||
|
||||

|
||||

|
||||
|
||||
This will generate the secret and distribute to managed clusters with the application.
|
||||
|
||||
Then open the application configuration page and click the `Add Trait` button and select the `https-route` trait type. refer to follow configuration:
|
||||
|
||||

|
||||

|
||||
|
||||
```yaml
|
||||
traits:
|
||||
|
|
@ -119,7 +119,7 @@ This way is suitable for the service with the stream protocol, reusing the same
|
|||
|
||||
You can click the `Add Trait` button and select the `tcp-route` trait type. refer to follow configuration:
|
||||
|
||||

|
||||

|
||||
|
||||
```yaml
|
||||
traits:
|
||||
|
|
|
|||
|
|
@ -20,11 +20,11 @@ vela addon enable cloudshell
|
|||
|
||||
### Open the cloud shell environment
|
||||
|
||||

|
||||

|
||||
|
||||
On the UI top right, there is a cloud shell button. Users can open the cloud shell environment by clicking it. By default, all users have permission to open the cloud shell. If you want to disable this feature for some users, you could create a new platform role that has `Disable CloudShell` permission. Bind this role to the user, who you want to disable.
|
||||
|
||||

|
||||

|
||||
|
||||
After connected to the cloud shell environment, you could exec `vela --help` to get the help message. In the console, users have some permissions(Kubernetes RBAC) that auto-grant base the permission in the UI. there are some rules:
|
||||
|
||||
|
|
@ -34,6 +34,6 @@ After connected to the cloud shell environment, you could exec `vela --help` to
|
|||
|
||||
### Open the console of the application containers
|
||||
|
||||

|
||||

|
||||
|
||||
When you want to debug the application runtime, using the container console could be pretty helpful. In KubeVela, this feature is one of the common use cases of the cloud shell. After clicking the button, you will open a dialog window and see the command line. You can copy the commands and execute them in the cloud shell.
|
||||
|
|
|
|||
|
|
@ -12,7 +12,7 @@ title: 自定义容器交付
|
|||
|
||||
> 这种方式只适合 UI 用户。
|
||||
|
||||

|
||||

|
||||
|
||||
在定义详情页面,用户可以自定义 UI schema 来设置 UI 表单。 例如,如果要隐藏 ExposeType 字段,只需要设置 disable 为 `true`。
|
||||
|
||||
|
|
@ -247,13 +247,13 @@ spec:
|
|||
properties:
|
||||
envVersion: 8-jdk8
|
||||
replicas: 1
|
||||
warURL: https://static.kubevela.net/example/java-example/nanoservice/catalog.war
|
||||
warURL: https://kubevela.io/example/java-example/nanoservice/catalog.war
|
||||
type: java-war
|
||||
- name: customer
|
||||
properties:
|
||||
envVersion: 8-jdk8
|
||||
replicas: 1
|
||||
warURL: https://static.kubevela.net/example/java-example/nanoservice/customer.war
|
||||
warURL: https://kubevela.io/example/java-example/nanoservice/customer.war
|
||||
type: java-war
|
||||
- dependsOn:
|
||||
- catalog
|
||||
|
|
@ -268,7 +268,7 @@ spec:
|
|||
envVersion: 8-jdk8
|
||||
javaOpts: -Xms512m -Xmx512m -Xss256K
|
||||
replicas: 1
|
||||
warURL: https://static.kubevela.net/example/java-example/nanoservice/order.war
|
||||
warURL: https://kubevela.io/example/java-example/nanoservice/order.war
|
||||
traits:
|
||||
- properties:
|
||||
domains:
|
||||
|
|
@ -296,7 +296,7 @@ spec:
|
|||
type: deploy
|
||||
```
|
||||
|
||||

|
||||

|
||||
|
||||
这个例子包括三个组件,order 服务依赖 catalog 和 customer 服务。 开发者只需要关心 war 包 URL 和 tomcat/JRE 版本,Java开发者对此都很熟悉。 开发人员应将 war 包上传到仓库,例如 Jfrog。 获取下载 URL 以分配给 `warURL` 字段。
|
||||
|
||||
|
|
|
|||
|
|
@ -687,10 +687,10 @@ You can refer to the [Dry run command](../cli/vela_dry-run.md) for more command
|
|||
|
||||
## Dry run via UI
|
||||
|
||||

|
||||

|
||||
|
||||
Clicking the `Deploy` button to open the workflow selector dialog. You could select a workflow(every workflow corresponding to an environment) and click the `DryRun` button to execute a dry run. If passed, the result is like this
|
||||
|
||||

|
||||

|
||||
|
||||
The result report is different from the CLI, there is a complete application configuration that is generated from the application metadata, you could check it. Different environments may have different application configurations.
|
||||
|
|
|
|||
|
|
@ -25,7 +25,7 @@ In the following sections, we'll guide you how to manage application to deploy i
|
|||
|
||||
Create environment on VelaUX is very straight forward.
|
||||
|
||||

|
||||

|
||||
|
||||
One environment could includes multi targets. The environment belongs to a project, One project could include multi environments. Only the application belonging to this project could bond this environment.
|
||||
|
||||
|
|
@ -38,13 +38,13 @@ You could create an environment with command ( `vela env init prod --namespace p
|
|||
|
||||
You could select multi environments when you create an application, or modify the application later to bind more environments. The UI will automatically generate a workflow when the application bond to an environment, that includes some `deploy` type steps. You can manually modify the workflow later. The default behavior is to deploy targets one by one in workflow steps. You could add other steps such as `suspend` between two `deploy` steps.
|
||||
|
||||

|
||||

|
||||
|
||||
### 3. Set the different configuration
|
||||
|
||||
We usually need to set different configurations for different environments, such as environment variables, replicas or resource limits. In this case, we can create some override policies. When we create an override policy, we need to choose affected environment or targets through selecting workflow and steps.
|
||||
|
||||

|
||||

|
||||
|
||||
You can refer to [override policy](../end-user/policies/references.md#override) documentation for parameter spec details.
|
||||
|
||||
|
|
|
|||
|
|
@ -14,11 +14,11 @@ title: 单点登录
|
|||
|
||||
要想使用 Dex,首先需要在插件页面中开启 Dex 插件:
|
||||
|
||||

|
||||

|
||||
|
||||
开启完毕后,我们还需要更新一下 VelaUX 插件,打开其 Dex 选项。同样,我们在插件列表中找到 VelaUX,进行更新:
|
||||
|
||||

|
||||

|
||||
|
||||
## 配置 Dex Connectors
|
||||
|
||||
|
|
@ -32,7 +32,7 @@ title: 单点登录
|
|||
|
||||
完成 Oauth App 的创建后,在 Vela UX 的集成配置页面中,进行 Dex Connector 的配置。我们选择类型为 `GitHub`,并且设置对应 Oauth App 的 Client ID 以及 Client Secret,注意,此处的 Redirect URI 必须与之前在创建 Oauth App 时配置的 `[Vela UX 地址]/dex/callback` 保持一致。
|
||||
|
||||

|
||||

|
||||
|
||||
### 配置 LDAP Connector
|
||||
|
||||
|
|
@ -42,11 +42,11 @@ title: 单点登录
|
|||
|
||||
选择 Connector 类型为 LDAP 后,在 Host 处填写 LDAP 服务器的地址,并且指定 BaseDN。
|
||||
|
||||

|
||||

|
||||
|
||||
如果你的 LDAP 没有提供匿名身份验证访问,那么你还需要打开高阶参数,填写 BindDN 和 BindPW,Connector 将使用这些信息进行用户的搜索。
|
||||
|
||||

|
||||

|
||||
|
||||
> 关于更多类型的 Dex Connectors 配置,请查阅 [Dex Connectors 配置](../how-to/dashboard/config/dex-connectors.md)
|
||||
|
||||
|
|
@ -60,7 +60,7 @@ title: 单点登录
|
|||
|
||||
> 请注意,admin 用户可以通过 Dex 的邮箱登录途径进行登录,使用你配置的邮箱和密码即可。
|
||||
|
||||

|
||||

|
||||
|
||||
在该页面中,你还可以未单点登录的用户配置初始化权限,设置默认加入的项目和角色。如果不设置,初次登录的用户将无任何权限。
|
||||
|
||||
|
|
@ -68,10 +68,10 @@ title: 单点登录
|
|||
|
||||
退出当前用户的登录,重新刷新页面,可以看到,我们已经进入了 Dex 的登录页面。
|
||||
|
||||

|
||||

|
||||
|
||||
你可以选择使用 GitHub 或者 LDAP 进行登录。进行选择后,授权此次登录:
|
||||
|
||||

|
||||

|
||||
|
||||
至此,我们已经成功完成了使用 GitHub/LDAP 的单点登录。此时,如果登录的用户邮箱与之前本地登录的用户邮箱能够相互关联,新登入的用户将继承之前用户的权限。
|
||||
|
|
|
|||
|
|
@ -24,7 +24,7 @@ import TabItem from '@theme/TabItem';
|
|||
|
||||
当你输入完镜像名称后,系统将自动开始加载镜像信息。如果你输入的镜像属于已配置的私有镜像仓库,`Secret` 字段将自动赋值。你可以参考镜像的 Volume 和 Port 信息来选择性配置应用的 `Service Ports` 和 `Persistent Storage` 等字段。
|
||||
|
||||

|
||||

|
||||
|
||||
确认提交后即完成应用初始化配置。
|
||||
|
||||
|
|
|
|||
|
|
@ -114,11 +114,11 @@ Addon: velaux enabled Successfully
|
|||
|
||||
具有插件管理权限的用户可以进入插件管理页面,进行插件启用/停用等操作。
|
||||
|
||||

|
||||

|
||||
|
||||
如上图所示,在插件列表中,你可以查看到插件启用状态和其他基础信息。点击插件名称可以进入到插件详情页面,你可以查询到插件的版本列表,提供的扩展类型和介绍信息。
|
||||
|
||||

|
||||

|
||||
|
||||
选择一个部署版本(默认为最新),设置需要部署的集群后,你可以点击 启用 按钮安装该插件。对于已启用的插件,如果没有应用使用该插件提供的扩展,你可以点击禁用按钮来卸载它。
|
||||
|
||||
|
|
|
|||
|
|
@ -1109,7 +1109,7 @@ vela adopt --all --resource-topology-rule=my-rule.cue
|
|||
|
||||
在采用所有资源并将其应用于集群之后,您可以使用 `vela ls` 或仪表板查看所有采用的应用程序。
|
||||
|
||||

|
||||

|
||||
|
||||
#### 批量接管 Helm 部署
|
||||
|
||||
|
|
|
|||
|
|
@ -109,7 +109,7 @@ description: 本文介绍在 KubeVela Dashboard 中创建应用的操作方法
|
|||
|
||||
### 通过 UI 查看应用日志
|
||||
|
||||

|
||||

|
||||
|
||||
如上图所示,交付到 Kubernetes 集群的应用支持查询容器运行日志,切换到指定环境视图下,选择日志页面,即可通过组件/实例/容器的筛选查看对应的运行日志。
|
||||
|
||||
|
|
@ -160,7 +160,7 @@ $ vela logs <app_name> -n <namespace>
|
|||
|
||||
进入应用部署环境视图,默认进入状态展示页面,在该页面中即可查询到应用实际分发的资源列表,如果应用在更新过程中,资源列表会包括历史和当前版本。
|
||||
|
||||

|
||||

|
||||
|
||||
在该页面中同时展示了组件状态和整体的交付状态。
|
||||
|
||||
|
|
|
|||
|
|
@ -5,7 +5,7 @@ description: 通过查看应用的运行日志是排查故障的最直接方式
|
|||
|
||||
## 通过 UI 查看应用日志
|
||||
|
||||

|
||||

|
||||
|
||||
如上图所示,交付到 Kubernetes 集群的应用支持查询容器运行日志,切换到指定环境视图下,选择日志页面,即可通过组件/实例/容器的筛选查看对应的运行日志。
|
||||
|
||||
|
|
|
|||
|
|
@ -8,7 +8,7 @@ title: 查看应用部署的资源列表
|
|||
|
||||
进入应用部署环境视图,默认进入状态展示页面,在该页面中即可查询到应用实际分发的资源列表,如果应用在更新过程中,资源列表会包括历史和当前版本。
|
||||
|
||||

|
||||

|
||||
|
||||
在该页面中同时展示了组件状态和整体的交付状态。
|
||||
|
||||
|
|
|
|||
|
|
@ -23,7 +23,7 @@ Helm 仓库配置主要有三个参数,你可以设置 `URL` 参数提供仓
|
|||
|
||||
同时说一句,如果你的仓库使用了自签名的证书,你想要将 CA 证书填写到 `CaFile` 字段中,点击提交即可完成配置创建。
|
||||
|
||||

|
||||

|
||||
|
||||
另外你也可以通过 CLI 来创建配置:
|
||||
|
||||
|
|
@ -43,7 +43,7 @@ vela config list -t helm-repository
|
|||
|
||||
我们需要进入到需要创建应用的项目概览页面。
|
||||
|
||||

|
||||

|
||||
|
||||
点击配置列表中的分发按钮并选择会使用的目标集合,即可将配置分发到这些交付目标对应的命名空间中。
|
||||
|
||||
|
|
|
|||
|
|
@ -33,7 +33,7 @@ vela config-template list | grep image-registry
|
|||
|
||||
如果仓库具有用户认证,同时需要设置账号和密码。
|
||||
|
||||

|
||||

|
||||
|
||||
另外你也可以直接使用 CLI 创建仓库配置:
|
||||
|
||||
|
|
@ -56,7 +56,7 @@ After creating a config, it only saves as a Secret in the system namespace in th
|
|||
|
||||
我们需要进入到需要创建应用的项目概览页面。
|
||||
|
||||

|
||||

|
||||
|
||||
点击配置列表中的分发按钮并选择会使用的目标集合,即可将配置分发到这些交付目标对应的命名空间中。
|
||||
|
||||
|
|
|
|||
|
|
@ -16,7 +16,7 @@ VelaUX 安装后会默认生成一个`Default`的项目空间,授权给管理
|
|||
|
||||
具有项目管理权限的用户可查看到 `Platform/Projects` 页面,进入该页面即可创建项目。
|
||||
|
||||

|
||||

|
||||
|
||||
点击右上方的`创建项目` 按钮即可进入项目创建页面,每一个项目需要设置一个负责人,项目创建后负责人自动授予项目管理员角色。
|
||||
|
||||
|
|
|
|||
|
|
@ -41,7 +41,7 @@ RBAC 功能可以限制对 KubeVela 资源的访问。UI 和 API 都会进行严
|
|||
|
||||
进入 Platform/Roles 页面,即可查询和管理平台级角色。
|
||||
|
||||

|
||||

|
||||
|
||||
点击右上方的 `添加角色` 按钮即可进入添加页面,填写角色名称选择包含的权限即可。
|
||||
|
||||
|
|
@ -49,11 +49,11 @@ RBAC 功能可以限制对 KubeVela 资源的访问。UI 和 API 都会进行严
|
|||
|
||||
首先需要进入项目的详情页面,如果有项目列表查询权限的用户可通过项目列表进入,如果没有列表查询权限的用户可通过应用页面中所属项目入口进入到项目详情页面。
|
||||
|
||||

|
||||

|
||||
|
||||
在项目详情页面中切换到角色管理页面,即可添加或修改项目下的角色信息。
|
||||
|
||||

|
||||

|
||||
|
||||
## 用户绑定角色
|
||||
|
||||
|
|
|
|||
|
|
@ -19,7 +19,7 @@ VelaUX 安装后有一个内置的管理员用户,可以完全访问系统。
|
|||
|
||||
具有用户查询权限的用户可以切换到 Platform/Users 页面下,查看所有用户信息。
|
||||
|
||||

|
||||

|
||||
|
||||
如上图所示,本地用户列表中展示用户名称、别名、平台级角色,邮箱等基础信息,同时我们会记录用户的上一次登录时间。
|
||||
|
||||
|
|
|
|||
|
|
@ -50,7 +50,7 @@ VelaD 支持在这些操作系统中安装 KubeVela:Linux, macOS, Windows。
|
|||
|
||||
在安装过程中你可能需要 root 权限。 如果你不需要 root 权限和自动化,你可以从[发布页面](https://github.com/kubevela/velad/releases)下载并手动解压缩。
|
||||
```shell
|
||||
curl -fsSl https://static.kubevela.net/script/install-velad.sh | bash
|
||||
curl -fsSl https://kubevela.io/script/install-velad.sh | bash
|
||||
```
|
||||
|
||||
检查 `velad` 安装到 `/usr/local/bin/`
|
||||
|
|
@ -61,7 +61,7 @@ curl -fsSl https://static.kubevela.net/script/install-velad.sh | bash
|
|||
以管理员身份启动 PowerShell 并执行如下命令:
|
||||
|
||||
```shell
|
||||
powershell -Command "iwr -useb https://static.kubevela.net/script/install-velad.ps1 | iex"
|
||||
powershell -Command "iwr -useb https://kubevela.io/script/install-velad.ps1 | iex"
|
||||
```
|
||||
检查 `velad` 安装到 `C:\vela\`
|
||||
|
||||
|
|
@ -240,7 +240,7 @@ velad uninstall
|
|||
如果你不需要root权限和自动化,你可以从[发布页面](https://github.com/kubevela/velad/releases)下载并手动解压缩。
|
||||
|
||||
```shell
|
||||
curl -fsSl https://static.kubevela.net/script/install-velad.sh | bash
|
||||
curl -fsSl https://kubevela.io/script/install-velad.sh | bash
|
||||
```
|
||||
|
||||
检查 `velad` 已经安装到 `/usr/local/bin/`
|
||||
|
|
@ -384,7 +384,7 @@ cat $(velad kubeconfig --external)
|
|||
要访问集群,还需要在本地机器上安装 vela CLI (`vela`)。
|
||||
|
||||
```shell
|
||||
curl -fsSl https://static.kubevela.net/script/install.sh | bash
|
||||
curl -fsSl https://kubevela.io/script/install.sh | bash
|
||||
```
|
||||
|
||||
#### 验证安装
|
||||
|
|
|
|||
|
|
@ -25,11 +25,11 @@ polices:
|
|||
|
||||
对于使用了工作流的应用,`vela debug` 会首先列出工作流中的所有步骤,你可以选择指定的步骤进行调试。选择完步骤后,你可以分别查看该步骤中的所有 CUE 变量内容。其中:黄色标明的 `do` 和 `provider` 是本次使用的 CUE action,错误的内容将以红色标志。
|
||||
|
||||

|
||||

|
||||
|
||||
你也可以使用 `vela debug <application-name> -s <step-name> -f <variable>` 来查看单个 步骤中的指定变量的内容。
|
||||
|
||||

|
||||

|
||||
|
||||
## 仅使用组件的应用
|
||||
|
||||
|
|
@ -68,8 +68,8 @@ spec:
|
|||
|
||||
部署完应用后,你可以使用 `vela debug <application-name>` 命令分组件来查看该应用渲染出来的所有资源。
|
||||
|
||||

|
||||

|
||||
|
||||
你也可以使用 `vela debug <application-name> -s <component-name>` 来查看单个组件中被渲染出来的所有资源。
|
||||
|
||||

|
||||

|
||||
|
|
|
|||
|
|
@ -9,7 +9,7 @@ title: 集群管理
|
|||
|
||||
具有集群管理权限的用户可以进入集群管理页面,添加或移除托管的集群。
|
||||
|
||||

|
||||

|
||||
从 ACK 添加的集群平台会获取并记录集群所在的区域、VPC、Dashboard地址等信息,用户使用该集群创建交付目标时将自动引用,这些信息用以辅助云服务的创建。
|
||||
|
||||
## 通过 CLI 管理集群
|
||||
|
|
|
|||
|
|
@ -181,7 +181,7 @@ UI 控制台需要用户认证,默认的账号是: `admin` 密码是: **`V
|
|||
|
||||
通过 CLI 部署的应用会自动同步到 UI 侧,你可以进入应用页面查看到应用的相关可视化状态,比如:资源拓扑图,实例等。
|
||||
|
||||

|
||||

|
||||
|
||||
KubeVela 的 UI 控制台跟底层的控制器使用了不同的元数据存储,它的架构类似企业的 PaaS 模式,UI 控制台(velaux)在上层使用数据库作为元数据存储而非依赖底层集群的 etcd。
|
||||
|
||||
|
|
|
|||
|
|
@ -54,7 +54,7 @@ This means accessing the component service by domain `testsvc.example.com`, ther
|
|||
|
||||
In VelaUX, you can click the `Add Trait` button and select the `gateway` trait type. refer to follow configuration:
|
||||
|
||||

|
||||

|
||||
|
||||
## Use Traefik
|
||||
|
||||
|
|
@ -72,7 +72,7 @@ This addon provides three traits, including [http-route](../reference/addons/tra
|
|||
|
||||
For HTTP, you can click the `Add Trait` button and select the `http-route` trait type. refer to follow configuration:
|
||||
|
||||

|
||||

|
||||
|
||||
```yaml
|
||||
traits:
|
||||
|
|
@ -90,13 +90,13 @@ There must be one route rule. The port is the same as the service port, the rout
|
|||
|
||||
For HTTPS, you must create the TLS certificate firstly. In VelaUX, open the Integrations page, there is a `TLS Certificate` type. Click the New button, You need to provide the certificate public and private keys and encoded the content by base64.
|
||||
|
||||

|
||||

|
||||
|
||||
This will generate the secret and distribute to managed clusters with the application.
|
||||
|
||||
Then open the application configuration page and click the `Add Trait` button and select the `https-route` trait type. refer to follow configuration:
|
||||
|
||||

|
||||

|
||||
|
||||
```yaml
|
||||
traits:
|
||||
|
|
@ -119,7 +119,7 @@ This way is suitable for the service with the stream protocol, reusing the same
|
|||
|
||||
You can click the `Add Trait` button and select the `tcp-route` trait type. refer to follow configuration:
|
||||
|
||||

|
||||

|
||||
|
||||
```yaml
|
||||
traits:
|
||||
|
|
|
|||
|
|
@ -20,11 +20,11 @@ vela addon enable cloudshell
|
|||
|
||||
### Open the cloud shell environment
|
||||
|
||||

|
||||

|
||||
|
||||
On the UI top right, there is a cloud shell button. Users can open the cloud shell environment by clicking it. By default, all users have permission to open the cloud shell. If you want to disable this feature for some users, you could create a new platform role that has `Disable CloudShell` permission. Bind this role to the user, who you want to disable.
|
||||
|
||||

|
||||

|
||||
|
||||
After connected to the cloud shell environment, you could exec `vela --help` to get the help message. In the console, users have some permissions(Kubernetes RBAC) that auto-grant base the permission in the UI. there are some rules:
|
||||
|
||||
|
|
@ -34,6 +34,6 @@ After connected to the cloud shell environment, you could exec `vela --help` to
|
|||
|
||||
### Open the console of the application containers
|
||||
|
||||

|
||||

|
||||
|
||||
When you want to debug the application runtime, using the container console could be pretty helpful. In KubeVela, this feature is one of the common use cases of the cloud shell. After clicking the button, you will open a dialog window and see the command line. You can copy the commands and execute them in the cloud shell.
|
||||
|
|
|
|||
Some files were not shown because too many files have changed in this diff Show More
Loading…
Reference in New Issue